
本期概要
欢迎来到 AutoMQ 第十二期双周精选!在过去两周里,主干动态方面,AutoMQ 跟进了 Apache Kafka 3.4.x BUG 修复,并进行了CPU & GC 性能优化,另外,AutoBalancing 的 Reporter 和 Retriever 也将支持指定 Listener Name 配置接入点。
社区贡献者名单
祝贺 @lifepuzzlefun 成为我们的活跃共享者:
欢迎 @yx9o、@jitokim、@wensongz、@vintagewang、@sullis、@szepeviktor、@llzcx 和 @mapan1984 为社区注入了新鲜的血液,并成功合并了首个 PR。
AutoMQ 主干动态
Direct On S3 抢先体验
https://github.com/AutoMQ/automq/releases/tag/1.2.0-beta0Direct on S3 抢先体验版发布!无磁盘管理、99.999999999% 数据持久性、“零开销” AZ 级容灾,仅需修改一行配置项即可体验。
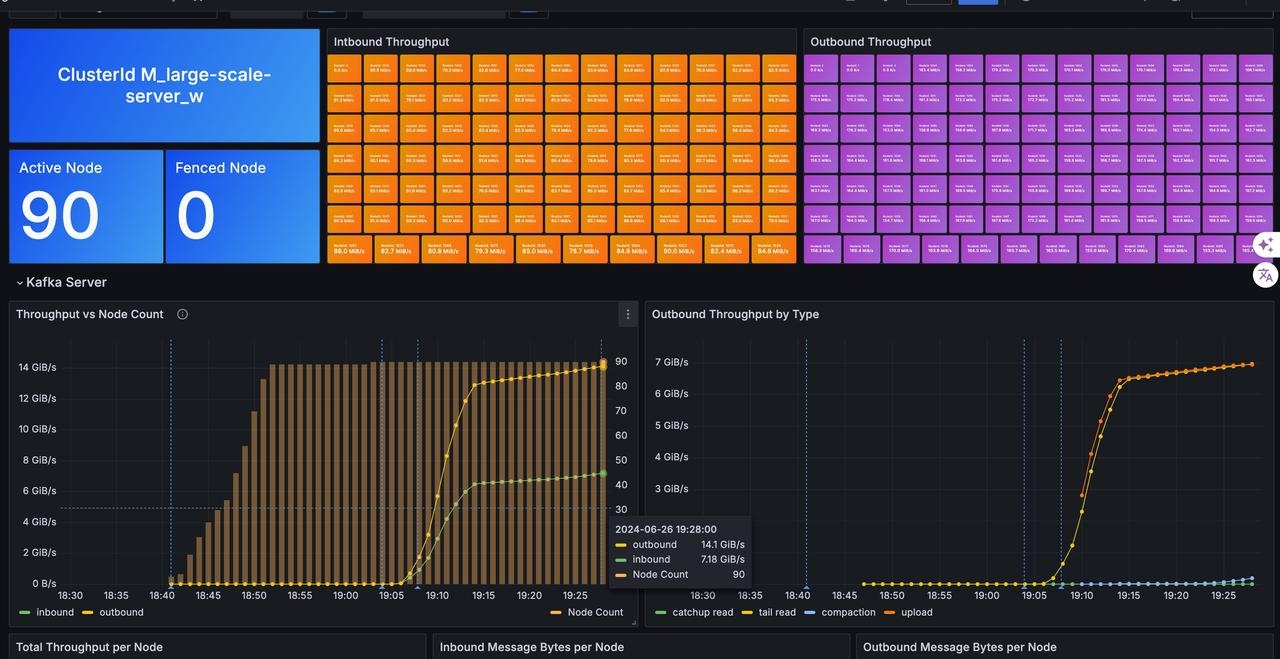
s3.wal.path=0@s3://<your-bucket>?region=<your-region>&endpoint=<your-s3-endpoint>10w 分区 10GiB/s 大规模集群元数据优化
#1419 #1464

新增 Composite Object 类型
#1432 #1437 #1443
以上是第十二期《双周精选》的内容,欢迎关注我们的公众号,我们会定期更新 AutoMQ 社区的进展。同时,也诚邀各位开源爱好者持续关注我们社区,跟我们一起构建云原生消息中间件!
END
关于我们
我们是来自 Apache RocketMQ 和 Linux LVS 项目的核心团队,曾经见证并应对过消息队列基础设施在大型互联网公司和云计算公司的挑战。现在我们基于对象存储优先、存算分离、多云原生等技术理念,重新设计并实现了 Apache Kafka 和 Apache RocketMQ,带来高达 10 倍的成本优势和百倍的弹性效率提升。
🌟 GitHub 地址:https://github.com/AutoMQ/automq
💻 官网:https://www.automq.com
原创声明:本文系作者授权腾讯云开发者社区发表,未经许可,不得转载。
如有侵权,请联系 cloudcommunity@tencent.com 删除。
原创声明:本文系作者授权腾讯云开发者社区发表,未经许可,不得转载。
如有侵权,请联系 cloudcommunity@tencent.com 删除。