
前端时间通过搭建zabbix来监控公司的各个服务器,后面发现zabbix查看数据比较繁琐,且可视化图表比较老旧,然后告警的邮件通知,部署起来很麻烦,因此尝试一下prometheus
# 首先运行服务器
docker run -d --name=prometheus_server -p 19090:9090 prom/prometheus
# 运行服务器后,把配置文件拷贝到宿主机
docker cp prometheus_server:/etc/prometheus /data/docker/prometheus
# 拷贝配置文件后,把容器删掉
docker stop prometheus_server
docker rm prometheus_server
# 再重新运行容器,把宿主机的配置文件挂载到容器里
docker run -d --name=prometheus_server --user root -p 19090:9090 -v /data/docker/prometheus:/etc/prometheus prom/prometheus直接通过docker运行服务器,注意挂载配置文件到容器里,这样有个好处,配置文件是yml,非常容易因为缩进、格式等问题解析失败,一旦解析失败,容器就启动不起来,又进不了容器里面修改配置,非常麻烦。
运行后直接访问http://localhost:19090 即可看到prometheus的web页面

docker run -d --name=grafana --user root -p 13000:3000 grafana/grafana-enterprise启动容器后,访问http://localhost:13000即可看到grafana的web页面
登录账号密码为admin / admin,第一次登录后需要更换密码
在grafana新建数据源,选择prometheus,然后填写prometheus对应的url,然后保存

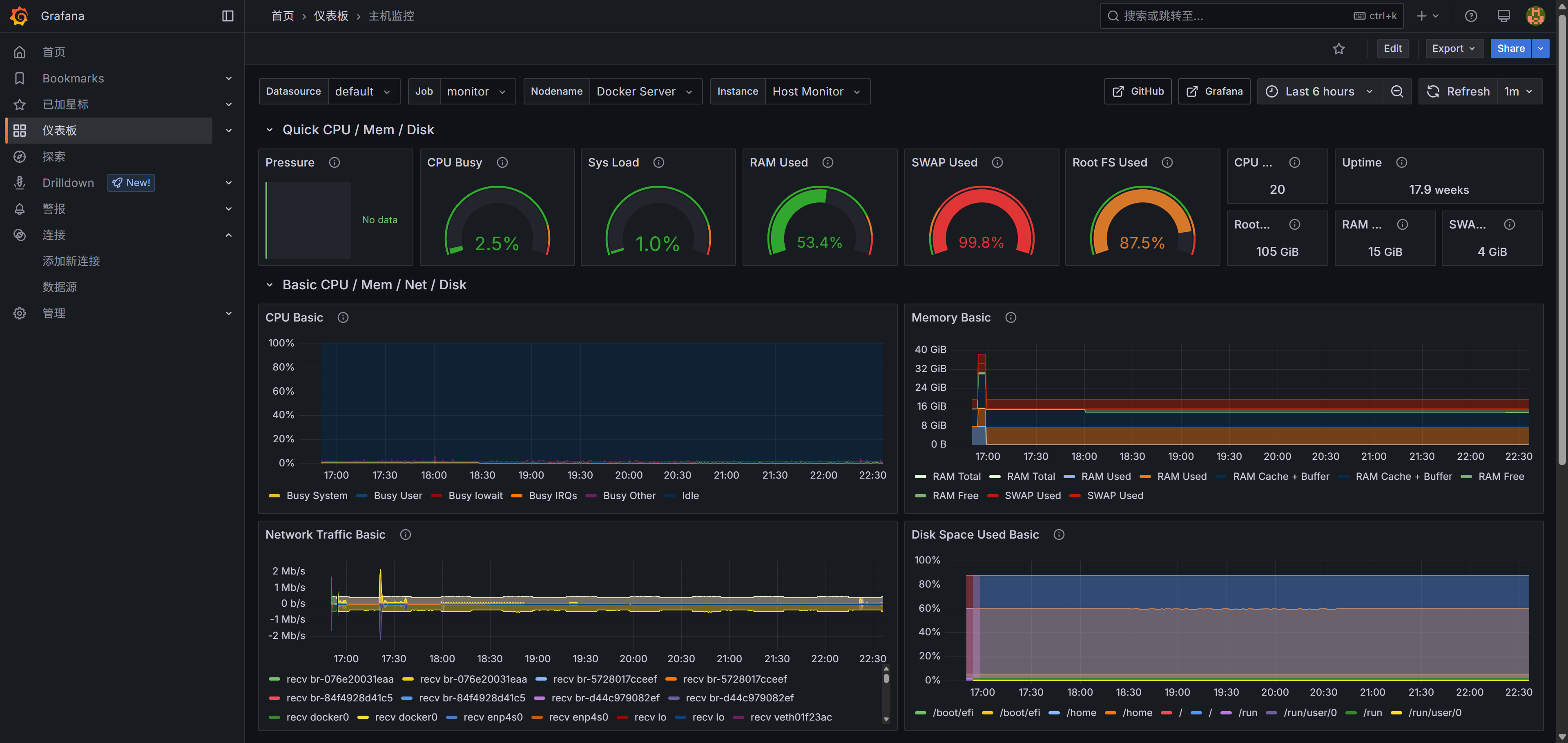
我们搭建监控,最主要是为了监控服务器主机的性能,已经有成熟的可视化模版了,选择导入即可

导入仪表盘后,即可看到可视化页面,如果没有数据,也不用急,等后面配置node_exporter就行,配置好的页面如下

原创声明:本文系作者授权腾讯云开发者社区发表,未经许可,不得转载。
如有侵权,请联系 cloudcommunity@tencent.com 删除。
原创声明:本文系作者授权腾讯云开发者社区发表,未经许可,不得转载。
如有侵权,请联系 cloudcommunity@tencent.com 删除。