
前面我们搭好了prometheus 服务器,下面开始接入主机节点
监控的主要方式是,通过exporter获取量化指标,然后prometheus服务器从节点采集对应数据,存放到数据库
下面我们开始部署节点,类似于zabbix的agent
# 在服务器上创建存放exporter的目录
cd /home
mkdir prometheus
cd prometheus
# 下载node_exporter
# 官网下载页面 https://prometheus.io/download/#node_exporter
wget https://github.com/prometheus/node_exporter/releases/download/v1.9.1/node_exporter-1.9.1.linux-amd64.tar.gz
# 解压
tar xvfz node_exporter-1.9.1.linux-amd64.tar.gz
cd node_exporter-1.9.1.linux-amd64
# 运行
nohup ./node_exporter > node_exporter.log 2>&1 &运行开始后,访问主机ip:9100/metrics,即可看到监控数据了
curl http://localhost:9100/metrics在prometheus添加节点,需要修改配置文件,之前部署时,我把配置文件放在/data/docker/prometheus
cd /data/docker/prometheus
vi prometheus.ymlyml文件在编辑的时候,很容易出现格式问题,所以最好在IDE里面编辑完,再粘贴回配置文件
对于节点监控,可以新加一个job
- job_name: monitor
honor_timestamps: true
track_timestamps_staleness: false
scrape_interval: 15s
scrape_timeout: 10s
scrape_protocols:
- OpenMetricsText1.0.0
- OpenMetricsText0.0.1
- PrometheusText1.0.0
- PrometheusText0.0.4
metrics_path: /metrics
scheme: http
enable_compression: true
follow_redirects: true
enable_http2: true
static_configs:
- targets:
- 192.168.1.1:9100
labels:
name: "Name01"
group: "Group1"
- targets:
- 192.168.1.2:9100
labels:
name: "Name02"
group: "Group02"其他的都是复制原先配置的,只有在labels这块,需要填写相关信息,nodename主要是为了标识哪台服务器,instance标识具体是什么监控,方便在grafana查询对应的数据
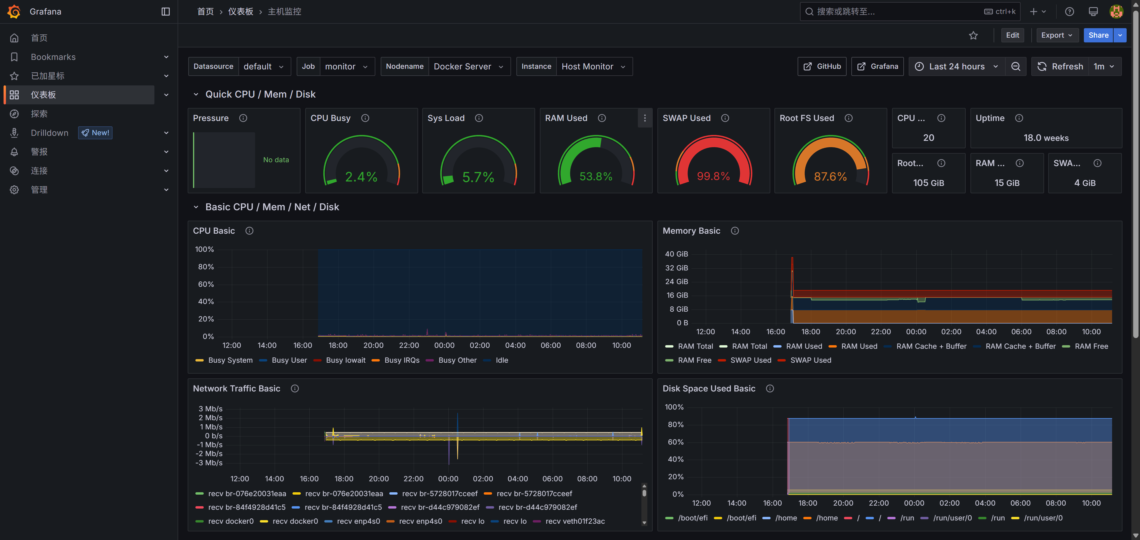
配置好以后,重启prometheus容器,即可在prometheus看到对应服务器的endpoint信息啦,grafana也能查到对于服务器的监控数据
需要注意的一点,prometheus是采用的pull模式,如何监控主机和prometheus不在一个局域网,且9100端口在防火墙没打开,需要先打开防火墙对应的端口,然后使用公网ip进行拉取

原创声明:本文系作者授权腾讯云开发者社区发表,未经许可,不得转载。
如有侵权,请联系 cloudcommunity@tencent.com 删除。
原创声明:本文系作者授权腾讯云开发者社区发表,未经许可,不得转载。
如有侵权,请联系 cloudcommunity@tencent.com 删除。