功能强大;轻量级,可以在配置更低的设备上部署;完全契合现代化部署方式;
Loki是受Prometheus启发的水平可扩展、高可用、多租户日志聚合系统。它的设计非常具有成本效益且易于操作。它不索引日志的内容,而是索引每个日志流的一组标签。
与其他日志聚合系统相比,Loki优势在于:
不对日志进行全文索引。通过存储压缩的非结构化日志和仅索引元数据,Loki 更易操作且运行成本更低。
使用你已经在 Prometheus 中使用的相同标签对日志流进行索引和分组,让你能使用你已在 Prometheus 中使用的相同标签在指标和日志之间无缝切换。
尤其适合存储 Kubernetes Pod 日志。Pod 标签等元数据会被自动抓取和索引。
在 Grafana 中有本机支持(需要 Grafana v6.0)。
Loki 像 Prometheus,但对于日志:我们更喜欢基于多维标签的索引方法,并想要单二进制、易于os且没有依赖关系的系统。Loki 与 Prometheus 不同在于专注日志而非指标,并通过push而非pull交付日志。

mkdir /data/software/loki/
unzip -q loki-linux-amd64.zip -d /data/software/loki/mkdir /data/software/loki/etc
vim /data/software/loki/etc/loki-local-config.yaml# 认证配置
auth_enabled: false
# 端口配置
server:
# 监听的端口
http_listen_port: 3100
ingester:
lifecycler:
address: 127.0.0.1
ring:
kvstore:
store: inmemory
replication_factor: 1
final_sleep: 0s
chunk_idle_period: 5m
chunk_retain_period: 30s
max_transfer_retries: 0
schema_config:
configs:
- from: 2020-07-29
store: boltdb
object_store: filesystem
schema: v11
index:
prefix: index_
period: 168h
# 存储位置配置
storage_config:
# 流文件存储地址
boltdb:
# 自定义boltdb目录
directory: /data/software/loki/data/index
# 索引存储地址
filesystem:
# 自定义filesystem目录
directory: /data/software/loki/data/chunks
# 采集限制配置
limits_config:
enforce_metric_name: false
reject_old_samples: true
reject_old_samples_max_age: 168h
# 修改每用户摄入速率限制,即每秒样本量,默认值为4M
ingestion_rate_mb: 30
# 修改每用户摄入速率限制,即每秒样本量,默认值为6M
ingestion_burst_size_mb: 15
# 日志回看配置
chunk_store_config:
# max_look_back_period: 0s
# 回看日志行的最大时间,只适用于即时日志,7天
max_look_back_period: 168h
# 表的保留期配置
#table_manager:
# retention_deletes_enabled: false
# retention_period: 0s
table_manager:
# 日志保留周期开关,默认false
retention_deletes_enabled: true
# 日志保留周期
retention_period: 168h [root@service-monitoring etc]# nohup /data/software/loki/loki-linux-amd64 -config.file=/data/software/loki/etc/loki-local-config.yaml &
[1] 10508
[root@service-monitoring etc]# nohup: ignoring input and appending output to ‘nohup.out’[root@service-monitoring etc]# ps -ef|grep loki
root 10508 9405 0 17:27 pts/4 00:00:00 /data/software/loki/loki-linux-amd64 -config.file=/data/software/loki/etc/loki-local-config.yaml
root 10535 9405 0 17:27 pts/4 00:00:00 grep --color=auto lokiGrafana可以和loki部署在同一台服务器。
而promtail需安装在每台有日志输出文件的应用服务器。

unzip -q promtail-linux-amd64.zip -d /data/software/promtail/
/data/software/promtail/etc/
vim /data/software/promtail/etc/promtail-local-config.yaml# 端口配置
server:
http_listen_port: 9080
grpc_listen_port: 0
# 记录游标位置
positions:
# 游标记录上一次同步位置
filename: /data/software/promtail/tmp/positions.yaml
# 每10s同步一次
sync_period: 10s
# Loki服务器地址
clients:
- url: http://ip:3100/loki/api/v1/push
# 日志文件配置
scrape_configs:
- job_name: monitor-platform-task-test-job-name
static_configs:
- targets:
- localhost
labels:
job: monitor-platform-task-test-job
__path__: /usr/local/javaedge/monitor-platform/task/logs/monitor-platform-task.log[root@service-monitoring etc]# nohup /data/software/promtail/promtail-linux-amd64 -config.file=/data/software/promtail/etc/promtail-local-config.yaml &
[1] 12772
[root@service-monitoring etc]# nohup: ignoring input and appending output to ‘nohup.out’[root@service-monitoring etc]# ps -ef|grep promtail
root 12772 12231 0 17:48 pts/1 00:00:00 /data/software/loki/promtail-linux-amd64 -config.file=/data/software/loki/etc/promtail-local-config.yaml
root 12796 12231 0 17:48 pts/1 00:00:00 grep --color=auto promtail# 1 查找正在运行的 Promtail 进程的 PID
[root@javaedge-car-receiver-test etc]# ps aux | grep promtail
root 12711 0.0 0.0 112712 964 pts/0 S+ 16:26 0:00 grep --color=auto promtail
root 14423 0.4 0.8 1150788 65720 ? Sl Apr02 274:46 /data/software/promtail/promtail-linux-amd64 -config.file=/data/software/promtail/etc/promtail-local-config.yaml
# 这将显示所有包含 promtail 的进程。找到与你之前启动的 Promtail 实例对应的进程,记下其 PID。
# 2 停止正在运行的 Promtail 进程:
[root@javaedge-car-receiver-test etc]# kill PID
# 使用与原始启动命令相同的命令来重新启动 Promtail
[root@javaedge-car-receiver-test etc]# nohup /data/software/promtail/promtail-linux-amd64 -config.file=/data/software/promtail/etc/promtail-local-config.yaml &
[1] 12779
[root@javaedge-car-receiver-test etc]# nohup: ignoring input and appending output to ‘nohup.out’
[root@javaedge-car-receiver-test etc]# ps aux | grep promtail
root 12779 44.7 0.8 1150980 70088 pts/0 Sl 16:28 0:04 /data/software/promtail/promtail-linux-amd64 -config.file=/data/software/promtail/etc/promtail-local-config.yaml
root 12795 0.0 0.0 112712 968 pts/0 S+ 16:29 0:00 grep --color=auto promtail
[root@javaedge-car-receiver-test etc]# 进入Grafana,选择 Configuration -> Data sources -> Add data source 进入选择页面,找到 Loki
选择数据源:

填写 loki 地址:

保存成功之后,切换到 Explore 菜单,在顶部选择数据源中就能找到 Loki 了,选中它:

进入链接:http://graphna部署ip:3000/explore:点击 Log browser 展开面板,在下面可以看见我们在 promtail 配置文件中配置的标签在这里面出现了,并且中间有很多日志文件

选择日志文件:

在右侧随意选择一个标签就可以过滤中间的文件,只显示到对应的服务的日志文件。
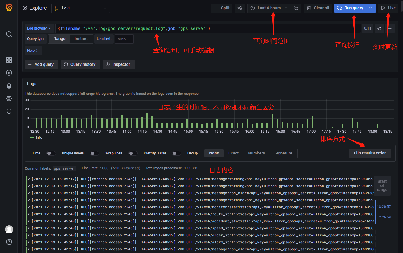
选择一个文件,然后可以看到下面有查询语句,这个是 Loki 的查询语言,与 Prometheus 查询语言 PromQL 类似,可实现强大的搜索过滤等查询。
点击下面的 Show log 按钮,即可查看该日志文件最新的日志内容:

常用功能说明:

对于查询表达式的标签部分,将其用大括号括起来 {},然后使用键值语法选择标签。多个标签表达式用逗号分隔。
例如下面这个查询语句表示的就是查询 job 标签为 gps_server 中的 /var/log/gps_server/request.log 文件
{filename="/var/log/gps_server/request.log",job="gps_server"}支持以下标签匹配运算符:
= 完全相等。!= 不相等。=~ 正则表达式匹配。!~ 不进行正则表达式匹配。编写日志流选择器后,可以通过编写搜索表达式来进一步过滤结果。搜索表达式可以是文本或正则表达式。
示例:查询所有请求 /v1/web/monitor/statistics 接口的日志
{filename="/var/log/gps_server/request.log"}|="/v1/web/monitor/statistics"
匹配到结果之后还有高亮显示
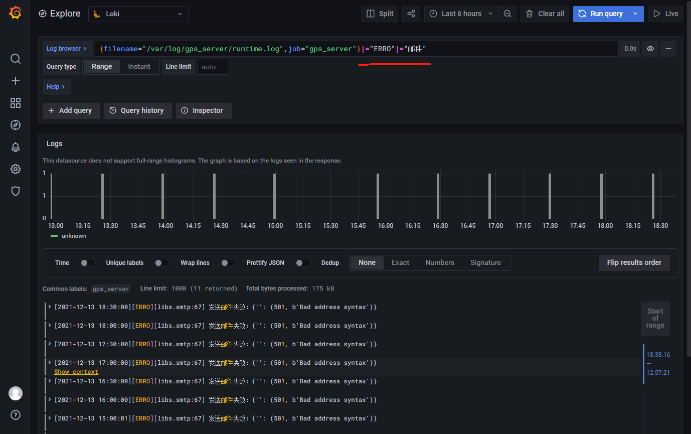
过滤器可以多个连续使用,例如:在错误中查找关于邮件发送失败的日志
{filename="/var/log/gps_server/runtime.log",job="gps_server"}|="ERRO"|="邮件"
可用的过滤器类型:
|= 行包含字符串。!= 行不包含字符串。|~ 行匹配正则表达式。!~ 行与正则表达式不匹配。 regex表达式接受RE2语法。默认情况下,匹配项区分大小写,并且可以将regex切换为不区分大小写的前缀(?i)。