首页
学习
活动
专区
圈层
工具
发布
首页
学习
活动
专区
圈层
工具
MCP广场
社区首页 >专栏 >【Docker项目实战】使用Docker部署Lunalytics开源监控工具

【Docker项目实战】使用Docker部署Lunalytics开源监控工具

原创
作者头像
江湖有缘
发布2025-09-14 23:56:10
发布2025-09-14 23:56:10
1650
举报
文章被收录于专栏:Docker项目实战Docker项目实战

一、Lunalytics介绍

1.1 Lunalytics简介

Lunalytics 是一个使用 **Node.js** 构建的开源监控工具,专注于提供简单而强大的方式来监控网站和服务器的运行状态。它旨在为用户提供一个**可完全自托管**、**高度可定制**且**多用户支持**的监控解决方案,适用于个人开发者、团队以及企业用户。

1.2 Lunalytics主要特点

  • **易于自我托管**:部署简单,适合本地或云端环境,方便用户完全掌控数据。
  • **监控 HTTP(s)/TCP 的运行时间**:支持对网站和服务器进行实时健康检查。
  • **支持多个用户**:提供多用户管理功能,适合团队协作使用。
  • **完全可定制的状态/仪表板页面**:用户可自由定义监控页面的布局与内容。
  • **基于角色的访问控制**:支持不同权限级别的用户角色管理。
  • **干净且易于使用的用户体验/用户界面**:界面简洁直观,提升使用效率。
  • **可定制的用户配置文件/主题/颜色**:支持个性化外观设置,满足不同审美需求。
  • **支持通知**:提供多种通知渠道,确保异常及时提醒。
  • **支持 Discord、Slack、Telegram、Webhook 等通知方式**:集成主流通信平台,方便灵活。

1.3 注意事项

⚠️ 注意事项

  • 项目仍处于**积极开发阶段**,部分功能可能不稳定,存在崩溃风险。
  • 部分高级功能可能尚未完善,后续将不断更新与优化。
  • 建议在测试环境中使用,**生产环境使用前请做好评估与备份**。

二、本次实践规划

2.1 本地环境规划

本次实践为个人测试环境,操作系统版本为Ubuntu 22.04.1。

|hostname| IP地址 | 操作系统版本 |Docker版本 |部署项目

|--|--| --| --|--|

|jeven01 |192.168.3.88 |Ubuntu 22.04.1 LTS|27.1.1 | Lunalytics

2.2 本次实践介绍

1.本次实践部署环境为个人测试环境,生产环境请谨慎;

2.在Docker环境下部署Lunalytics开源监控工具。

三、本地环境检查

3.1 检查Docker服务状态

检查Docker服务是否正常运行,确保Docker正常运行。

代码语言:bash
复制
root@jeven01:~# systemctl status docker

● docker.service - Docker Application Container Engine

     Loaded: loaded (/lib/systemd/system/docker.service; enabled; vendor preset: enabled)

     Active: active (running) since Fri 2025-07-18 07:25:10 UTC; 3 days ago

TriggeredBy: ● docker.socket

       Docs: https://docs.docker.com

   Main PID: 810 (dockerd)

      Tasks: 104

     Memory: 191.8M

        CPU: 5min 40.472s

     CGroup: /system.slice/docker.service

             ├─  810 /usr/bin/dockerd -H fd:// --containerd=/run/containerd/containerd.sock

3.2 检查Docker版本

检查Docker版本

代码语言:bash
复制
root@jeven01:~# docker -v

Docker version 27.1.1, build 6312585

3.3 检查docker compose 版本

检查Docker compose版本,确保2.0以上版本。

代码语言:bash
复制
root@jeven01:~# docker compose version

Docker Compose version v2.19.1

四、拉取Lunalytics镜像

拉取Lunalytics容器镜像,如下所示:

代码语言:bash
复制
docker pull ksjaay/lunalytics:latest
在这里插入图片描述
在这里插入图片描述

五、部署Lunalytics服务

5.1 创建部署目录

  • 创建部署目录
代码语言:bash
复制
mkdir -p /data/lunalytics   &&  cd /data/lunalytics 

5.2 编辑部署文件

使用docker-cli方式部署,命令参考如下:

代码语言:bash
复制
docker run -d \

  -p 2308:2308 \

  -v /path/to/data:/app/data \

  -v /path/to/logs:/app/logs \

  ksjaay/lunalytics:latest

在部署目录下,创建docker-compose.yaml文件,内容如下所示:

代码语言:bash
复制
vim docker-compose.yaml
代码语言:yaml
复制
services:

  lunalytics:

    image: ksjaay/lunalytics:latest

    restart: always 

    container\_name: lunalytics

    ports:

      - '2308:2308'

    volumes:

      - /data/lunalytics/data:/app/data

      - /data/lunalytics/logs:/app/logs

5.3 创建Lunalytics容器

执行以下命令,创建Lunalytics容器。

代码语言:bash
复制
docker compose up -d
在这里插入图片描述
在这里插入图片描述

5.4 查看Lunalytics容器状态

检查Lunalytics容器运行状态,确保Lunalytics容器正常启动。

代码语言:bash
复制
root@jeven01:/data/lunalytics# docker compose ps

NAME         IMAGE                      COMMAND                  SERVICE      CREATED          STATUS          PORTS

lunalytics   ksjaay/lunalytics:latest   "docker-entrypoint.s…"   lunalytics   28 seconds ago   Up 28 seconds   0.0.0.0:2308->2308/tcp, [::]:2308->2308/tcp

5.5 查看Lunalytics容器日志

检查Lunalytics容器运行日志,确保Lunalytics服务正常运行。

代码语言:bash
复制
docker compose logs
在这里插入图片描述
在这里插入图片描述

六、访问Lunalytics服务

6.1 访问初始页

浏览器地址: http://<个人的服务器IP>:2308,访问Lunalytics的初始页。如果无法访问,请确保宿主机的防火墙已关闭或已放行相关端口,对于云服务器还需配置相应的安全组规则。

在这里插入图片描述
在这里插入图片描述

6.2 注册账号

自定义填写账号信息,按照注册提示一次点击下一步,完成账号注册流程。

在这里插入图片描述
在这里插入图片描述
在这里插入图片描述
在这里插入图片描述

这里我们选择基础安装,默认使用SQLite数据库;如果选择高级安装,则可以选择数据库类型,例如PostgreSQL数据库。

在这里插入图片描述
在这里插入图片描述
在这里插入图片描述
在这里插入图片描述

七、Lunalytics基本使用

点击“New”选项,进入监控项配置页。

在这里插入图片描述
在这里插入图片描述

填写监控信息,例如填写百度网站的网址(如 https://www.baidu.com)及简要描述。

在这里插入图片描述
在这里插入图片描述

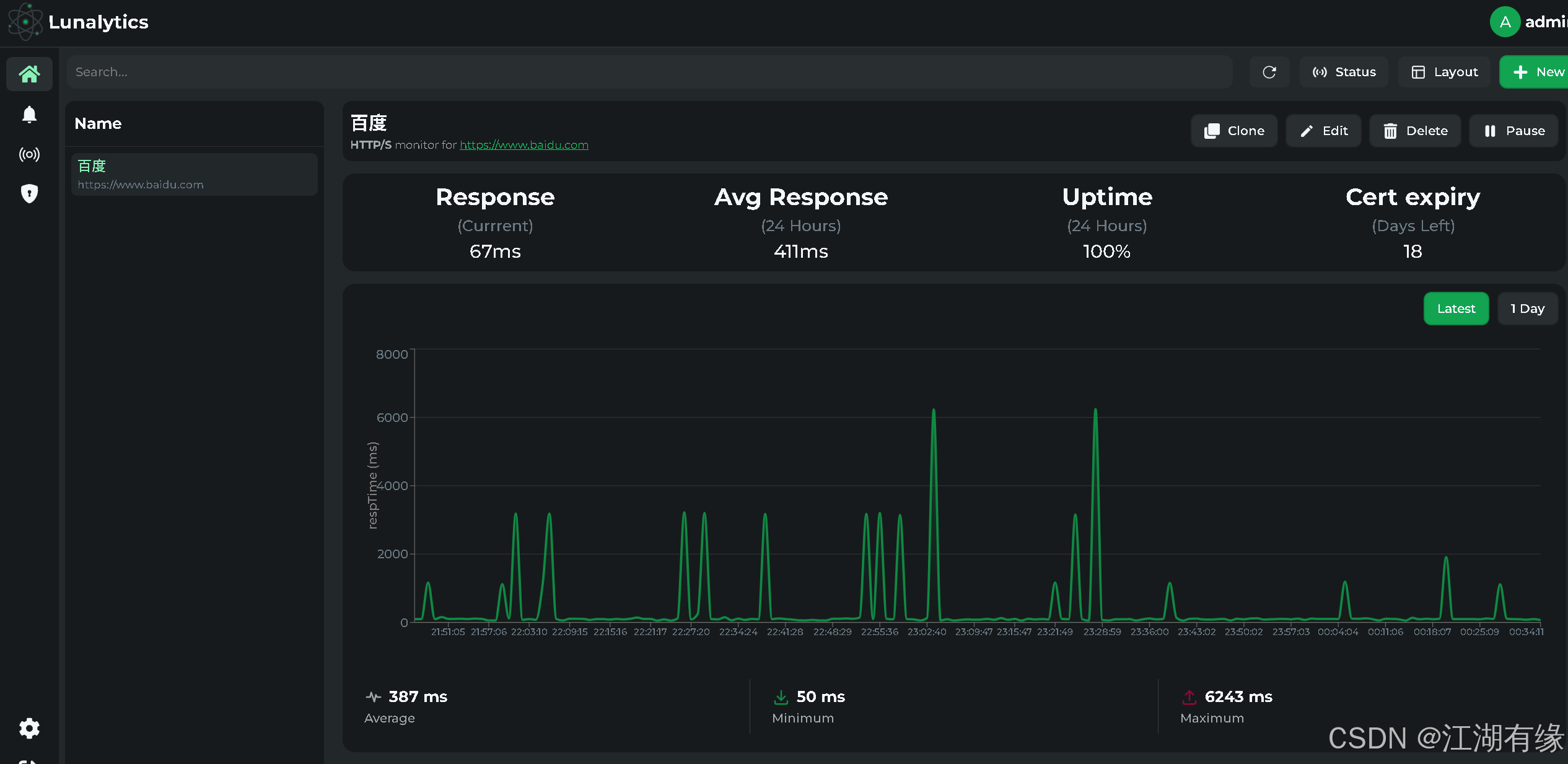
监控项配置完成后,Lunalytics 的界面简洁美观,整体效果直观清晰,带来良好的使用体验。

在这里插入图片描述
在这里插入图片描述
在这里插入图片描述
在这里插入图片描述

八、总结

通过 Docker 部署 Lunalytics,可以快速搭建一个功能完善的开源监控平台,实现对网站和服务器运行状态的实时监控。整个部署过程简单高效,极大地降低了环境配置的复杂性。Lunalytics 凭借其简洁美观的界面和丰富的功能,为用户提供了良好的使用体验。随着项目的持续更新与优化,未来将具备更强的稳定性和扩展性,值得个人和团队关注与使用。


原创声明:本文系作者授权腾讯云开发者社区发表,未经许可,不得转载。

如有侵权,请联系 cloudcommunity@tencent.com 删除。

原创声明:本文系作者授权腾讯云开发者社区发表,未经许可,不得转载。

如有侵权,请联系 cloudcommunity@tencent.com 删除。

评论
登录后参与评论
0 条评论
热度
最新
推荐阅读
目录
  • 一、Lunalytics介绍
    • 1.1 Lunalytics简介
    • 1.2 Lunalytics主要特点
    • 1.3 注意事项
  • 二、本次实践规划
    • 2.1 本地环境规划
    • 2.2 本次实践介绍
  • 三、本地环境检查
    • 3.1 检查Docker服务状态
    • 3.2 检查Docker版本
    • 3.3 检查docker compose 版本
  • 四、拉取Lunalytics镜像
  • 五、部署Lunalytics服务
    • 5.1 创建部署目录
    • 5.2 编辑部署文件
    • 5.3 创建Lunalytics容器
    • 5.4 查看Lunalytics容器状态
    • 5.5 查看Lunalytics容器日志
  • 六、访问Lunalytics服务
    • 6.1 访问初始页
    • 6.2 注册账号
  • 七、Lunalytics基本使用
  • 八、总结
领券
问题归档专栏文章快讯文章归档关键词归档开发者手册归档开发者手册 Section 归档