本文主要介绍如何在Linux Ubuntu系统使用Docker本地部署Netdata,并结合cpolar内网穿透工具实现远程访问本地服务器上的Netdata,轻松实现远程可视化监控系统的运行状态,从硬件层面到各种应用程序和服务的性能指标,无需公网IP也不用购买域名和云服务器。
在这个技术爆炸的时代,我们每天都与各种各样的科技产品打交道。对于程序员来说,服务器和操作系统就像我们的左膀右臂,但当它们突然“发脾气”时,那真是比被老板骂还心痛!想象一下这样的场景:你正在为一个即将上线的大项目加班加点地工作,突然之间,你的Linux服务器开始无响应,CPU使用率飙升到90%,内存也开始告急。这时候,你多么希望能有一个超级英雄来帮你快速定位问题所在!
别担心,今天我要介绍的这位“超级英雄”叫做Netdata!它不仅能实时监控你的系统性能,还能让你在遇到问题时迅速找到解决方案。接下来,就让我们一起看看如何在Ubuntu上轻松部署Netdata吧!
NetData 是一款强大的、开箱即用的系统和应用实时性能监控工具。它可以监控你服务器上的几乎所有东西,从CPU使用率到网络流量,再到MySQL数据库的表现。所有这些数据都会以高度互动的形式展示在一个Web仪表板上,让你一目了然。
Github地址:GitHub - netdata/netdata:为速度而设计。自动化,轻松。监控和故障排除,转变!

为什么选择Netdata?
以下是Netdata的特点:
本例使用Docker进行部署,如果没有安装Docker,可以查看这篇教程进行安装:《Docker安装教程——Linux、Windows、MacOS》
执行下方命令使用命令拉取镜像:
sudo docker pull netdata/netdata
现在我们来启动Netdata容器。在运行容器时我们需要映射端口,以便在浏览器中访问它。执行下方命令即可本地运行容器。
sudo docker run -d --name netdata -p 19999:19999 --restart always \
-v netdataconfig:/etc/netdata \
-v netdatalib:/var/lib/netdata \
-v netdatacache:/var/cache/netdata \
netdata/netdata
一切准备就绪后我们可以打开Ubuntu浏览器访问localhost:19999,就可以进入Netdata的web界面了

现在我们来访问Netdata的主页面,可以发现看起来非常的高科技,我们点击右下角的skip und use the dashboard anonymously 进入监控页面。

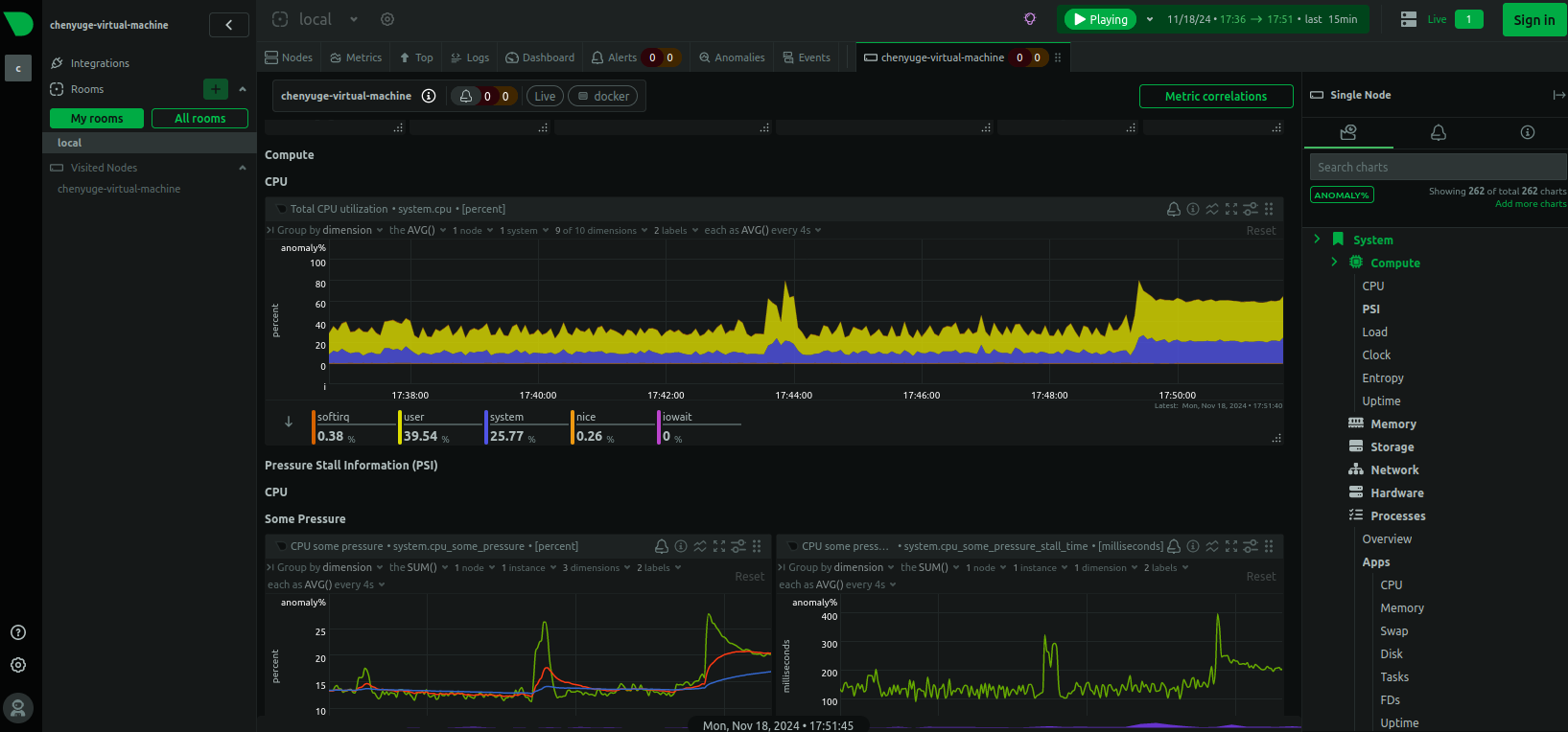
再来看看监控页面,除了配色酷炫,监控项种类繁多之外,页面元素的实时响应、告警设置等都极具亮点。

不过我们目前只能在本地局域网内访问刚刚部署的Netdata,如果想不在同一局域网中时,也能在外部网络环境远程访问本地部署的Netdata,应该怎么办呢?我们可以使用cpolar内网穿透工具来实现远程访问本地服务的需求。无需公网IP,也不用设置路由器那么麻烦。
下面是安装cpolar步骤:
Cpolar官网地址: https://www.cpolar.com
使用一键脚本安装命令
sudo curl https://get.cpolar.sh | sh
安装完成后,执行下方命令查看cpolar服务状态:(如图所示即为正常启动)
sudo systemctl status cpolar
Cpolar安装和成功启动服务后,在浏览器上输入ubuntu主机IP加9200端口即:【http://localhost:9200】访问Cpolar管理界面,使用Cpolar官网注册的账号登录,登录后即可看到cpolar web 配置界面,接下来在web 界面配置即可:

登录cpolar web UI管理界面后,点击左侧仪表盘的隧道管理——创建隧道:

创建成功后,打开左侧在线隧道列表,可以看到刚刚通过创建隧道生成了两个公网地址,接下来就可以在其他电脑(异地)上,使用任意一个地址在浏览器中访问即可。

如下图所示,成功实现使用公网地址异地远程访问本地部署的Netdata

小结
为了方便演示,我们在上边的操作过程中使用cpolar生成的HTTP公网地址隧道,其公网地址是随机生成的。这种随机地址的优势在于建立速度快,可以立即使用。然而,它的缺点是网址是随机生成,这个地址在24小时内会发生随机变化,更适合于临时使用。
如果有长期使用Netdata远程使用,或者异地访问与使用其他本地部署的服务的需求,但又不想每天重新配置公网地址,还想让公网地址好看又好记并体验更多功能与更快的带宽,那我推荐大家选择使用固定的二级子域名方式来配置公网地址。
由于以上使用cpolar所创建的隧道使用的是随机公网地址,24小时内会随机变化,不利于长期远程访问。因此我们可以为其配置二级子域名,该地址为固定地址,不会随机变化。
点击左侧的预留,选择保留二级子域名,地区选择China Top,然后设置一个二级子域名名称,填写备注信息,点击保留。

保留成功后复制保留的二级子域名地址:

登录cpolar web UI管理界面,点击左侧仪表盘的隧道管理——隧道列表,找到所要配置的隧道,点击右侧的编辑。

修改隧道信息,将保留成功的二级子域名配置到隧道中
点击更新

更新完成后,打开在线隧道列表,此时可以看到随机的公网地址已经发生变化,地址名称也变成了保留和固定的二级子域名名称。

最后,我们使用固定的公网地址访问Netdata可以看到访问成功,一个永久不会变化的远程访问方式即设置好了。

接下来就可以随时随地进行公网访问管理Netdata了,把公网地址分享给身边的人,还可以方便团队协作。自己用的话,无需云服务器,还可以实现异地远程访问!以上就是如何在Linux Ubuntu系统Docker本地安装Netdata并实现异地远程访问,及时获取性能数据能够帮助我们快速定位问题、优化资源配置的全部过程,感谢观看!