
风险概览
风险概览模块展示整体的风险情况以及推荐关注的风险项。


高风险、中风险、健康:展示整体风险情况,并与上周风险项数做对比。点击可查看对应风险等级的评估详情。
推荐关注:基于后台策略推荐 5 个需要重点关注的风险项。点击具体某一个评估项,可以查看对应的评估项详情。
风险分布
风险分布模块展示最近一次风险评估在不同类别的分布情况,以及不同云产品的风险情况,支持下载巡检报告、重新发起巡检。


风险分布雷达图:从安全、可靠、性能、成本、服务限制5个类别将您的资源风险分布可视化。
风险分布列表:展示每个云产品的高风险数、中风险数和风险率,单击产品名可查看对应的云产品风险明细。
下载巡检报告:单击按钮
,生成巡检报告。

重新评估:再次点击按钮
,重新发起评估。

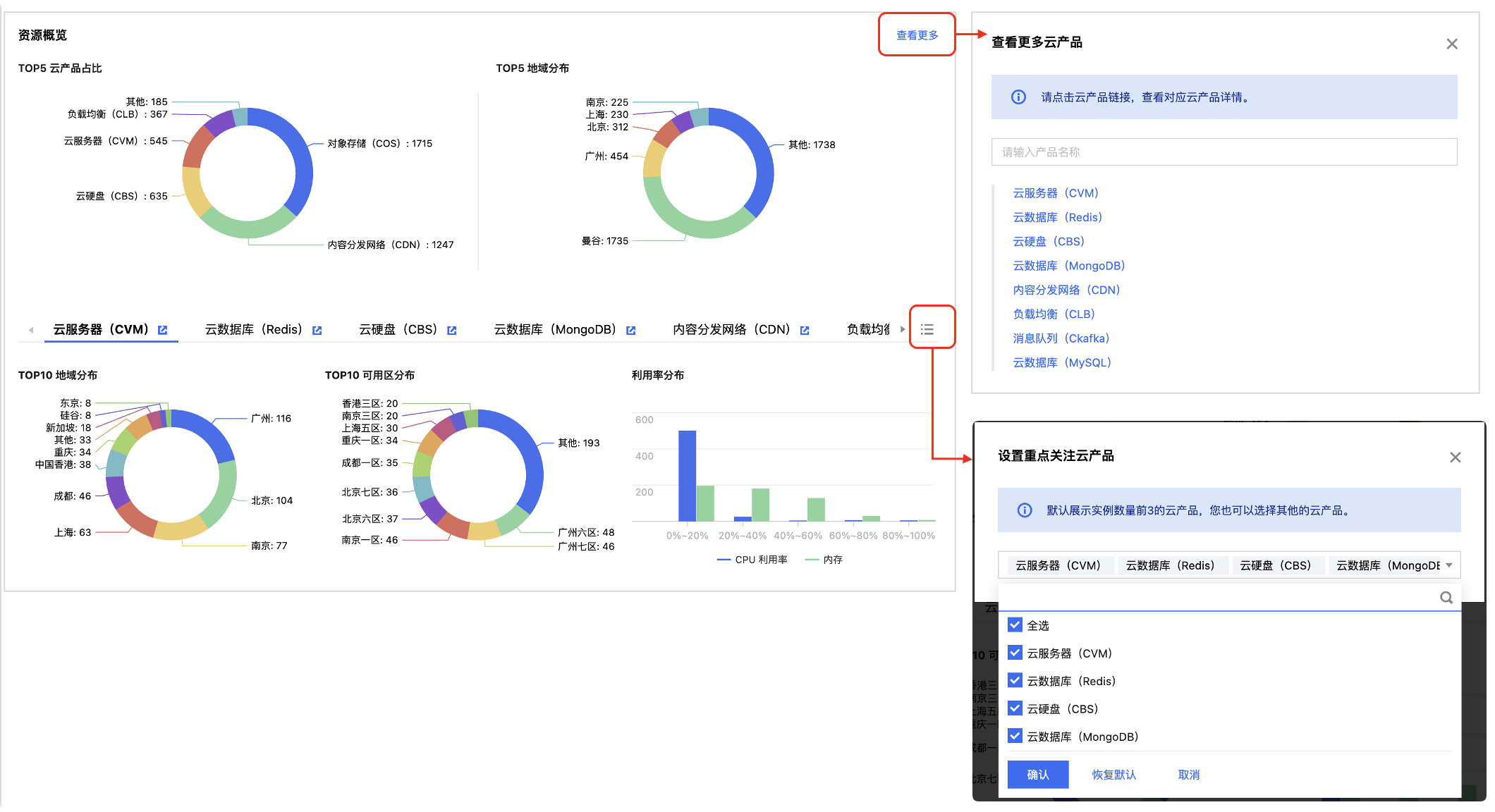
资源概览
资源概览模块基于最近一次巡检结果,通过丰富的图表形式,帮您从不同维度基于不同指标进行资源分布、资源趋势、配额使用情况分析,让您更直观了解用云情况,更方便进行资源规划。
说明:
1. 资源概览基于最近一次巡检结果统计,并非实时获取。
2. 当前支持8个云产品:云服务器(CVM)、云数据库(Redis)、云硬盘(CBS)、云数据库(MongoDB)、内容分发网络(CDN)、负载均衡(CLB)、消息队列(CKafka)、云数据库(MySQL)。

资源概览模块包含两个板块:
资源整体分析:展示 Top5 云产品占比、Top5 地域分布图表。
不同云产品资源分析:展示每个云产品核心分布、趋势以及配额图表,默认展示实例数量前三的云产品。
下钻查看云产品资源分析明细页面:
单击查看更多,选择对应云产品,查看明细页面。
单击云产品资源概览导航栏标题
,查看该产品的明细页面。

设置重点关注云产品:单击
设置您关注的云产品默认展示在概览页;单击恢复默认,恢复到展示实例数量前三的云产品。

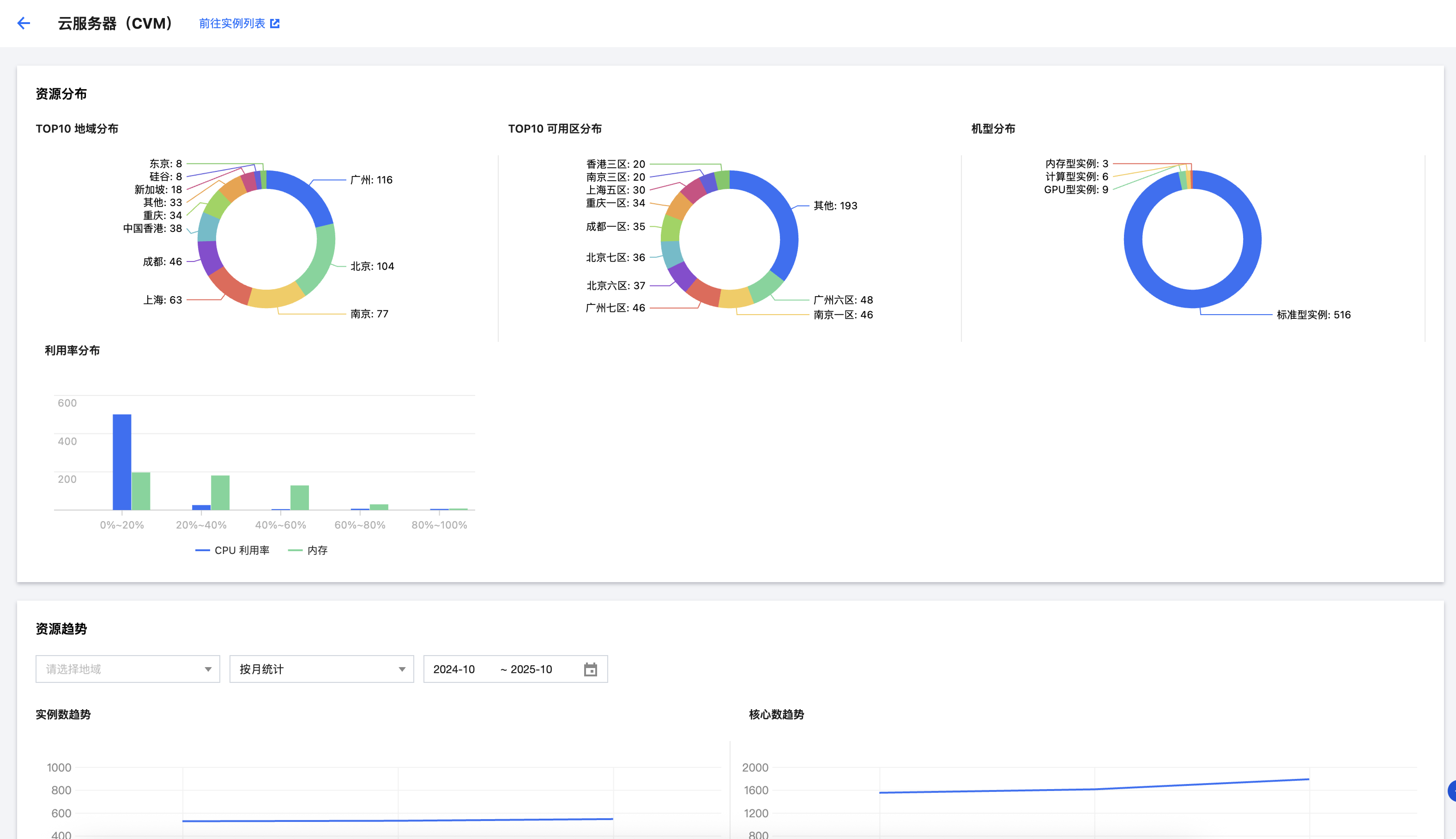
资源明细
您可以选择具体云产品,下钻到明细页面,查看该云产品更多分析图表,并且支持基于条件进行筛选。
