概述
Grafana 是一款跨平台的开源可视化分析工具,主要用于大规模指标数据的可视化展示。通过 Grafana 的 Thresholds 功能,在可视化图表中展示警戒线,可帮助客户快速识别警戒线异常。例如在剩余存储空间的可视化图表中,配置 Thresholds 总存储空间20%的警戒水位,将在图表中展示一条警戒线,提醒用户剩余容量接近或超过警戒水位。
前提条件
已开通或部署 Grafana 服务。相关指引可参见 Grafana 平台常用功能指引。
已接入相应的云产品监控,例如 腾讯云可观测平台。
操作步骤
步骤1:登录腾讯云 Grafana 服务
1. 登录 腾讯云可观测平台 控制台,选择 Grafana 服务。
2. 在实例列表中,找到对应的实例,单击
,或者单击右侧的登录。

3. 进入 Grafana 登录界面,输入账号和密码完成登录。
步骤2:选择需要配置警戒线的图表
1. 单击编辑,选择图表,例如剩余存储空间。

2. 单击 Edit。

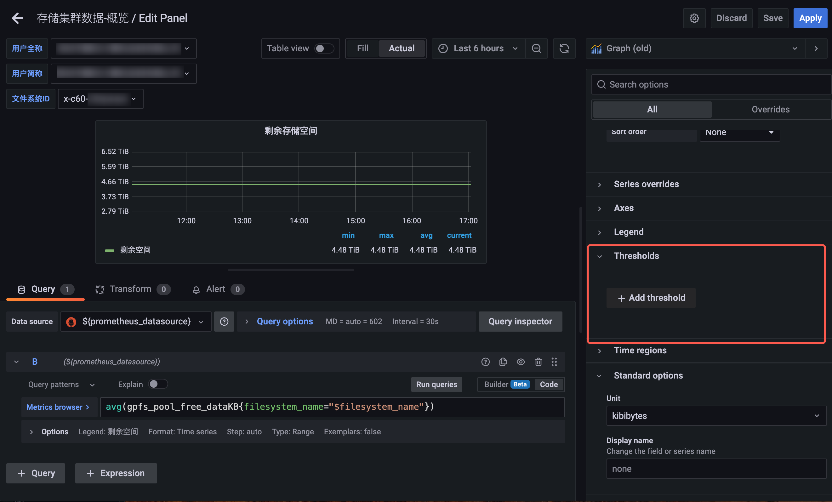
步骤3:配置警戒线
在右侧找到 Thresholds,单击 Add threshold。

配置警戒线,说明如下:
选择 gt,突出大于警戒线。
选择 lt,突出小于警戒线。
支持配置多条警戒线。

步骤4:单击保存与应用
单击右上方的 save 和 apply 按钮。得到最终效果如下图所示:
