前提条件
指标列表
功能分类 | 指标 | 类型 | 说明 |
请求分析 | workqueue_adds_total | Counter | Workqueue 处理的新增事件(Adds)数量。 |
请求分析 | workqueue_depth | Gauge | Workqueue 当前队列深度。如果队列深度长时间保持在较高水平,表明 Controller 不能及时处理队列中的任务,导致任务堆积。 |
请求分析 | workqueue_queue_duration_seconds_bucket | Histogram | 任务在 Workqueue 中存在的时长。Bucket 阈值为{10-8, 10-7, 10-6, 10-5, 10-4, 10-3, 10-2, 10-1, 1, 10}。单位:秒。 |
资源分析 | pod_core_usage | Gauge | CPU 使用率。 单位:%。 |
资源分析 | pod_mem_usage | Gauge | 内存使用率。 单位:%。 |
请求分析 | rest_client_requests_total | Counter | 从状态值(Status Code)、方法(Method)和主机(Host)维度分析 HTTP 请求次数。 |
请求分析 | rest_client_request_duration_seconds_bucket | Histogram | 从方法(Verb)和 URL 维度分析 HTTP 请求时延。 |
资源分析 | container_network_receive_bytes_total | Counter | 网络入流量。单位:Bit。 说明:原指标 k8s_pod_network_receive_bytes_bw 需收费,因此进行指标名称映射为免费指标。 |
资源分析 | container_network_transmit_packets_total | Counter | 网络出流量。单位:Bit。 说明:原指标 k8s_pod_network_transmit_bytes_bw 需收费,因此进行指标名称映射为免费指标。 |
资源分析
监控指标展示

功能说明
指标 | 指标名称 | 使用指标 | 指标说明 |
Memory Usage | 内存使用率 | pod_mem_usage | Controller Manager 的内存使用率。单位:%。 |
Cpu Usage | CPU 使用率 | pod_core_usage | Controller Manager 的 CPU 使用率。单位:%。 |
In Traffic | 入流量 | container_network_receive_bytes_total | Controller Manager 的网络入流量。单位:Bit/s。 |
Out Traffic | 出流量 | container_network_transmit_packets_total | Controller Manager 的网络出流量。单位:Bit/s。 |
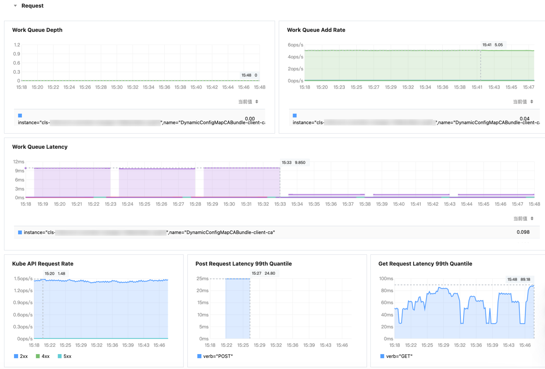
请求分析
监控指标展示

功能说明
指标 | 指标名称 | 使用指标 | 指标说明 |
Work Queue Depth | Work Queue深度 | workqueue_depth | Workqueue 深度在单位时间内的变化。 |
Work Queue Add Rate | Work Queue 增长率 | workqueue_adds_total | Workqueue 在单位时间内新增事件(Adds)的数量。单位:ops/s。 |
Work Queue Latency | Work Queue 延迟 | workqueue_queue_duration_seconds_bucket | 事件在 Work Queue 中存在的时长。单位:毫秒。 |
Kube API Request Rate | Kube API 请求QPS | rest_client_requests_total | 从状态值(Status Code)、方法(Method)和主机(Host)维度分析 HTTP 请求数。单位:ops/s。 |
Post Request Latency 99th Quantile | Post 请求P99延时 | rest_client_request_duration_seconds_bucket | Post 请求P99延时。单位:毫秒。 |
Get Request Latency 99th Quantile | Get 请求P99延时 | rest_client_request_duration_seconds_bucket | Get 请求P99延时。单位:毫秒。 |