首页
学习
活动
专区
圈层
工具
发布
首页
学习
活动
专区
圈层
工具
MCP广场
社区首页 >专栏 >【Docker项目实战】使用Docker部署Dockpeek容器端口映射检查工具

【Docker项目实战】使用Docker部署Dockpeek容器端口映射检查工具

原创
作者头像
江湖有缘
发布2025-08-30 23:54:56
发布2025-08-30 23:54:56
2160
举报
文章被收录于专栏:Docker项目实战Docker项目实战

一、Dockpeek介绍

1.1 Dockpeek 简介

Dockpeek是一个轻量级仪表板,用于浏览本地或远程暴露的 Docker 容器端口,支持通过 socket-proxy 一键访问多个主机上的容器服务。

1.2 主要特点

  1. 端口映射 — 在简洁的界面中查看运行中容器的暴露端口。
  2. 可点击访问 — 直接通过链接打开容器中运行的服务。
  3. 多Docker套接字支持 — 集中管理多个 Docker 套接字连接。
  4. 无需配置 — 自动发现并展示连接套接字中的所有容器。

二、本次实践规划

2.1 本地环境规划

本次实践为个人测试环境,操作系统版本为Ubuntu 22.04.1。

hostname

IP地址

操作系统版本

Docker版本

部署项目

jeven01

192.168.3.88

Ubuntu 22.04.1 LTS

27.1.1

Dockpeek

2.2 本次实践介绍

1.本次实践部署环境为个人测试环境,生产环境请谨慎;

2.在Docker环境下部署Dockpeek容器端口映射检查工具。

三、本地环境检查

3.1 检查Docker服务状态

检查Docker服务是否正常运行,确保Docker正常运行。

代码语言:bash
复制
root@jeven01:~#  systemctl status docker
● docker.service - Docker Application Container Engine
     Loaded: loaded (/lib/systemd/system/docker.service; enabled; vendor preset: enabled)
     Active: active (running) since Wed 2025-07-02 14:16:57 UTC; 21h ago
TriggeredBy: ● docker.socket
       Docs: https://docs.docker.com
   Main PID: 878 (dockerd)
      Tasks: 28
     Memory: 1.2G
        CPU: 1min 50.356s
     CGroup: /system.slice/docker.service
             ├─  878 /usr/bin/dockerd -H fd:// --containerd=/run/containerd/containerd.sock

3.2 检查Docker版本

检查Docker版本

代码语言:bash
复制
root@jeven01:~# docker -v
Docker version 27.1.1, build 6312585

3.3 检查docker compose 版本

检查Docker compose版本,确保2.0以上版本。

代码语言:bash
复制
root@jeven01:~# docker compose version
Docker Compose version v2.19.1

四、拉取Dockpeek镜像

拉取Dockpeek容器镜像,如下所示:

代码语言:bash
复制
docker pull  ghcr.io/dockpeek/dockpeek:latest
在这里插入图片描述
在这里插入图片描述

五、部署Dockpeek服务

5.1 创建部署目录

  • 创建部署目录
代码语言:bash
复制
mkdir -p /data/dockpeek  &&  cd /data/dockpeek

5.2 编辑部署文件

docker-cli方式部署,可采纳开以下命令:

代码语言:bash
复制
docker run -d \
   --restart always \
   --name dockpeek \
   -p 8000:8000 \
   -v /var/run/docker.sock:/var/run/docker.sock \
   -e SECRET_KEY=my_secret_key \
   -e USERNAME=admin \
   -e PASSWORD=admin \
   ghcr.io/dockpeek/dockpeek:latest

在部署目录下,创建docker-compose.yaml文件,如下所示:

代码语言:bash
复制
vim docker-compose.yaml
代码语言:yaml
复制
      
services:
  dockpeek:
    image: ghcr.io/dockpeek/dockpeek:latest
    container_name: dockpeek
    restart: always
    ports:
      - "8000:8000"
    volumes:
      - /var/run/docker.sock:/var/run/docker.sock
    environment:
      - SECRET_KEY=my_secret_key
      - USERNAME=admin
      - PASSWORD=admin

环境变量名

示例值

说明

SECRET_KEY

my_secret_key

用于应用的安全密钥,确保会话和令牌等数据的安全性。建议使用强随机字符串。

USERNAME

admin

登录 Dockpeek 仪表板的认证用户名。

PASSWORD

admin

登录 Dockpeek 仪表板的认证密码。建议部署时更改为更安全的密码以防止未授权访问。

5.3 创建Dockpeek容器

执行以下命令,创建Dockpeek容器。

代码语言:bash
复制
docker compose up -d
在这里插入图片描述
在这里插入图片描述

5.4 查看Dockpeek容器状态

检查Dockpeek容器运行状态,确保Dockpeek容器正常启动。

代码语言:bash
复制
root@jeven01:/data/dockpeek#  docker compose ps
NAME       IMAGE                              COMMAND           SERVICE    CREATED          STATUS          PORTS
dockpeek   ghcr.io/dockpeek/dockpeek:latest   "python app.py"   dockpeek   17 minutes ago   Up 17 minutes   0.0.0.0:8000->8000/tcp, [::]:8000->8000/tcp

5.5 查看Dockpeek容器日志

检查Dockpeek容器运行日志,确保Dockpeek服务正常运行。

代码语言:bash
复制
docker compose logs
在这里插入图片描述
在这里插入图片描述

六、访问Dockpeek服务

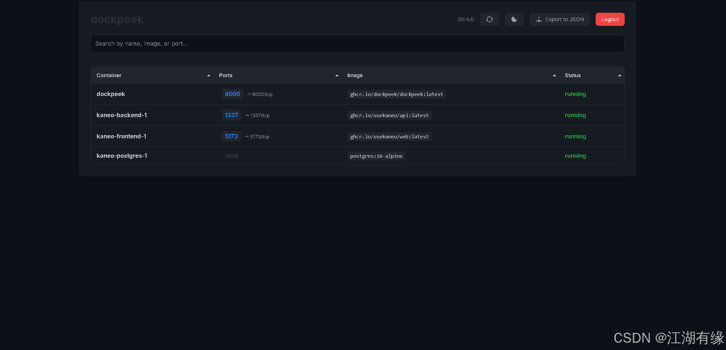
浏览器地址: http://<个人的服务器IP>:8000,访问Dockpeek的初始页。如果无法访问,请确保宿主机的防火墙已关闭或已放行相关端口,对于云服务器还需配置相应的安全组规则。

在这里插入图片描述
在这里插入图片描述

第一次进入Dockpeek登录页,使用默认账号密码admin/admin进行登录。

在这里插入图片描述
在这里插入图片描述

七、总结

通过本次实战部署 Dockpeek,我们掌握了如何利用 Docker 快速搭建一个轻量级的容器端口查看与访问工具。Dockpeek 的一键访问和多套接字支持特性极大提升了管理多个 Docker 主机时的效率。结合环境变量的安全配置,也为本地或远程访问提供了基础保障,是运维和开发人员排查容器服务暴露状态的理想选择。


原创声明:本文系作者授权腾讯云开发者社区发表,未经许可,不得转载。

如有侵权,请联系 cloudcommunity@tencent.com 删除。

原创声明:本文系作者授权腾讯云开发者社区发表,未经许可,不得转载。

如有侵权,请联系 cloudcommunity@tencent.com 删除。

评论
登录后参与评论
0 条评论
热度
最新
推荐阅读
目录
  • 一、Dockpeek介绍
    • 1.1 Dockpeek 简介
    • 1.2 主要特点
  • 二、本次实践规划
    • 2.1 本地环境规划
    • 2.2 本次实践介绍
  • 三、本地环境检查
    • 3.1 检查Docker服务状态
    • 3.2 检查Docker版本
    • 3.3 检查docker compose 版本
  • 四、拉取Dockpeek镜像
  • 五、部署Dockpeek服务
    • 5.1 创建部署目录
    • 5.2 编辑部署文件
    • 5.3 创建Dockpeek容器
    • 5.4 查看Dockpeek容器状态
    • 5.5 查看Dockpeek容器日志
  • 六、访问Dockpeek服务
  • 七、总结
领券
问题归档专栏文章快讯文章归档关键词归档开发者手册归档开发者手册 Section 归档