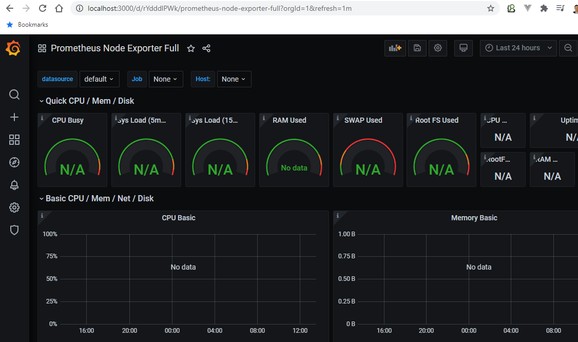
我已经成功地在3000端口本地运行了Grafana,然后使用Import via grafana.com进行1860和405 id的默认模板和数据。但问题是没有可用的数据。


如何配置它来加载数据?
我的默认数据源:

发布于 2021-01-18 03:12:30
明白了,所以我假设您已经测试了数据源,即在Save & Test上得到:数据源正在工作。我刚进口了同样的仪表板1860年,它为我工作。你可能想要检查的一些问题是:
如果以上步骤没有帮助,最好的故障排除方法是停止prometheus服务/脚本。选中node_exporter端口->配置prometheus.yml以指向该端口->通过显式传递-config.file=./prometheus.yml来启动服务/脚本。
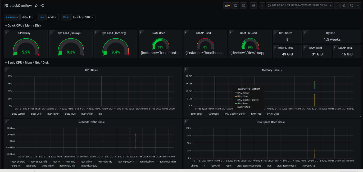
仪表盘很好,我刚安装并运行。同时附上图片供您参考。

您应该能够看到至少一个节点导出程序。如果没有显示,就意味着没有出口商发送数据。您知道您必须修复该主机上的节点导出程序。

这意味着您没有监视节点导出数据。

这将返回所有将数据推送到prometheus服务器的节点导出程序。在我的例子中,只有本地主机发送。

https://stackoverflow.com/questions/65678498
复制相似问题