首页
学习
活动
专区
圈层
工具
发布
首页
学习
活动
专区
圈层
工具
MCP广场
社区首页 >问答首页 >如何避免“不支持..。自定义Xcode仪器的平台误差

如何避免“不支持..。自定义Xcode仪器的平台误差
EN

Stack Overflow用户
提问于 2021-09-30 18:12:25
回答 1查看 119关注 0票数 1

我有一个定制的Xcode工具,我在分析应用程序时一直使用它。我的标准工作流程是:

  1. 打开该仪器的项目并运行它(这会触发一个仪器调试会话);然后
  2. 分析我的目标项目,并查看我的自定义工具正在运行中。

好吧,那就好了。

但是每次我想要分析一个应用程序的时候,做第一步都是件麻烦的事。所以,我保存了它,以便将来使用“文件”?“另存为模板.”在乐器里。

但是,当尝试使用该模板(而不是运行独立的仪器项目)时,我会得到一个错误。对于macOS分析会话,说明如下:

仪器名称不支持macOS平台。

同样,对于iOS分析会话,它说:

仪器名称不支持iOS平台。

为什么会这样呢?我需要做什么来指定可以在哪些平台上使用自定义仪器?

我使用的Xcode 13.0 (13A 233)在大南方11.6。

EN

回答 1

Stack Overflow用户

回答已采纳

发布于 2021-09-30 18:12:25

事实证明,这种错误信息“不支持macOS/iOS平台”是误导的。在这种情况下,问题不在于它不支持平台,而在于仪器根本没有得到适当的安装。

要安装一个定制的仪器,以便它可以随意重复使用,您应该打开仪器的项目并执行“产品”“存档”,点击“分发内容”,然后选择“已建立的产品”:

它构建一个.instrdst包。然后,您可以从macOS查找器中双击它来安装它:

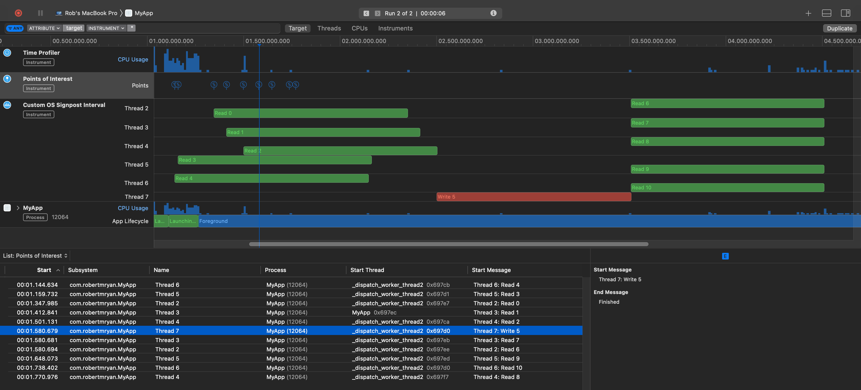
安装之后,您可以再次使用模板来管理分析会话期间可以使用的仪器集合(如果需要的话)。例如,下面是使用已安装的自定义仪器包进行分析的会话(在本例中,说明读写器模式如何工作):

但是关键是,现在已经安装了定制的仪器包,您可以使用它,而无需在分析应用程序之前手动运行Xcode中的仪器。

请注意,“不支持macOS/iOS平台”问题的解决方案是自定义工具特有的。它不应与可能带有合法limitations的工具混淆,因为它可以使用哪些平台。有些工具只有在特定平台上才能得到支持。但是,在上面的场景中,问题是定制工具没有正确安装,错误消息只是误导。

要卸载仪器,请转到“首选项”“软件包”,然后点击“卸载”:

票数 1
EN
页面原文内容由Stack Overflow提供。腾讯云小微IT领域专用引擎提供翻译支持
原文链接:

https://stackoverflow.com/questions/69397071

复制
相关文章

相似问题

领券
问题归档专栏文章快讯文章归档关键词归档开发者手册归档开发者手册 Section 归档