该文档详细介绍了 ElasticSearch 如搜索性能指标、索引性能指标、内存使用和垃圾回收指标等六类监控关键指标、集群和索引两类大盘配置示例,以及 ES 在查询性能差、索引性能差的两种典型问题场景下详细的原因、排查方式和解决方案,同时也介绍了如何通过 Prometheus 监控搭建可靠的监控系统,详尽全面。
ElasticSearch 简介
概要
ElasticSearch (简称ES)是一个分布式、免费、开放的搜索和分析引擎,适用于所有类型的数据,包括文本、数字、地理空间、结构化和非结构化数据,最初由 Elastic 开发并开源。它本质上是一个分布式数据库,底层基于 Lucene 实现。ElasticSearch 屏蔽了 Lucene 的底层细节,提供了分布式特性,同时对外提供了 Restful API。ElasticSearch 以其易用性迅速赢得了许多用户,被用在网站搜索、日志分析等诸多方面。由于 ES 强大的横向扩展能力,甚至很多人也会直接把 ES 当做 NoSQL 来用。
特点
实时性:ElasticSearch 能够实时地存储、检索和分析数据,使得用户能够快速获得最新的搜索结果和分析数据;
分布式:ElasticSearch 采用分布式架构,能够水平扩展,处理 PB 级结构化或非结构化数据,同时具有高可用性和容错性;
多样化的搜索和分析功能:ElasticSearch 支持全文搜索、结构化查询、过滤、地理空间查询和复杂的分析功能;
可扩展性:ElasticSearch 提供了丰富的插件和 API,可以轻松地扩展其功能。
基本概念
节点(Node)
ElasticSearch 是以集群的方式运行的,而节点是组成 ES 集群的基本单位,所以每个 ElasticSearch 实例就是一个节点,每个物理机器上可以有多个节点,使用不同的端口和节点名称。
节点按主要功能可以分为三种:主节点(Master Node)、协调节点(Coordinating Node)和数据节点(Data Node)。
主节点:处理创建,删除索引等请求,维护集群状态信息。可以设置一个节点不承担主节点角色;
协调节点:负责处理请求。默认情况下,每个节点都可以是协调节点;
数据节点:用来保存数据。可以设置一个节点不承担数据节点角色。
集群(Cluster)
ElasticSearch 是一个分布式的搜索引擎,所以一般由多台物理机组成。而在这些机器上通过配置一个相同的 cluster name,可以让其互相发现从而把自己组织成一个集群。
分片 & 副本(Shards & Replicas)
索引可以存储大量的数据,可能会超过单个节点的硬件限制,而且会导致单个节点效率问题。ES 提供了将单个 Index 拆分到多个 Shard 上的能力,可以支持水平扩展,分布式和并行跨 Shard 操作(可能在多个节点),从而提高了性能和吞吐量。
为了避免故障导致节点及分片出现问题,ES 可以为分片设置副本(Replicas),副本通常在不同的节点上,从而保证高可用性。
Index (索引)
Index(索引) 是具有稍微类似特征文档的集合,同在一个索引中的文档共同建立倒排索引。类似于 MySQL 中的 database 概念,但 ES 中的 Index 更加灵活,用起来也更加方便。提交给同一个索引中的文档,最好拥有相同的结构。这样对于 ES 来说,不管是存储还是查询,都更容易优化。
类型(Type)
Document 的类型,类似于关系型数据库中的表的概念。该概念在6.X 时还可以使用,但在 Type 的概念已在7.X 开始废弃,官方认为这是个错误的设计。
Document (文档)
文档是 ES 索引的基本单位,每个索引都是由数量众多的文档组成,Document 相当于传统数据库中的行,ES 中数据以 JSON 的形式来表示。
字段(Fields)
每个 Document 都类似一个 JSON 结构,它包含了许多字段,每个字段都有其对应的值,多个字段组成了一个 Document,可以类比关系型数据库数据表中的字段。
映射(mapping)
相当于数据库中的 schema,用来约束字段的数据类型,每一种数据类型都有对应的使用场景。mapping 中定义了一个文档所包含的所有 field 信息,每个文档都有映射。mapping 不是必须创建,因为 ES 中实现了动态映射。
示例
添加 Index members 的 mapping:
PUT members{"mappings": {"properties": {"id": {"type": "long"},"name": {"type": "text"},"birthday": {"type": "date"}}}}
在 Index members 中添加一个 Document:
PUT members/_doc/10086{"id": 10086,"name": "法外狂徒张三","birthday": "1990-10-24T09:00:00Z"}
主要适用场景
搜索引擎:在网站、应用或文档存储中提供全文搜索功能。例如,一个电子商务网站使用 ElasticSearch 来让用户快速搜索产品;
日志和指标分析:用于收集、存储和分析日志以及指标数据。例如,一个网络应用程序使用 ElasticSearch 来存储和分析其日志文件,以便监控性能和排查问题;
实时数据分析:用于实时分析和可视化大规模的实时数据。例如,一个金融机构使用 ElasticSearch 来监控交易数据和实时市场动态;
内容推荐:用于根据用户偏好和行为提供个性化的内容推荐。例如,一个新闻网站使用 ElasticSearch 来推荐相关新闻文章给用户;
业务指标监控:用于跟踪和监控业务指标以支持决策。例如,一个企业使用 ElasticSearch 来监控销售数据和库存情况。
监控关键指标
ElasticSearch 提供了大量的指标,可以用于监控各类故障现象:
搜索性能指标
索引性能指标
内存使用和垃圾回收指标
主机级别网络系统指标
集群健康和节点可用性指标
资源饱和度和错误
搜索性能指标
ES 查询可以分为两种:
根据 ID 查询 Doc,可实时检索写入的数据。检索流程:检索内存中 Translog → 检索磁盘 Translog → 检索磁盘 Segment;
根据 query 查询 Doc,近实时检索写入的数据。检索流程:检索 filesystem cache中 Segment → 检索磁盘 Segment。


检索策略可分为三大类:
QUERY_AND_FETCH:查询完就返回整个 Doc 内容,对应根据 ID 查询 Doc;
QUERY_THEN_FETCH:先查询出对应的 Doc id ,然后再根据 Doc id 匹配去对应的文档;
DFS_QUERY_THEN_FETCH:在 QUERY_THEN_FETCH 的基础上多了算分环节。


分布式场景下,查询通常分成两个阶段,以 QUERY_THEN_FETCH 为例子:
Query 阶段:
1. 客户端发送一个 search 请求到 NODE 3,NODE 3 会创建一个大小为 from + size 的空优先队列;
2. Node 3 将查询请求转发到索引的每个主分片或副本分片中。每个分片在本地执行查询并添加结果到大小为 from + size 的本地有序优先队列中;
3. 每个分片返回各自优先队列中所有文档的 ID 和排序值给协调节点,也就是 NODE 3,它合并这些值到自己的优先队列中来产生一个全局排序后的结果列表。


Fetch 阶段:
1. 协调节点辨别出哪些文档需要被取回并向相关的分片提交多个 GET 请求;
2. 每个分片加载并丰富文档,如果有需要的话,接着返回文档给协调节点;
3. 一旦所有的文档都被取回了,协调节点返回结果给客户端。


相关指标
序号 | 指标 | 类型 | 详情 |
1 | elasticsearch_indices_search_query_total | counter | 查询总数吞吐量 |
2 | elasticsearch_indices_search_query_time_seconds | counter | 查询总时间性能 |
3 | elasticsearch_indices_search_fetch_total | counter | 提取总数 |
4 | elasticsearch_indices_search_fetch_time_seconds | counter | 花费在提取上的总时间 |
5 | elasticsearch_indices_get_time_seconds | counter | GET 请求总时间 |
6 | elasticsearch_indices_get_missing_total | counter | 丢失的文件的 GET 请求总数 |
7 | elasticsearch_indices_get_missing_time_seconds | counter | 花费在文档丢失的 GET 请求上的总时间 |
8 | elasticsearch_indices_get_exists_time_seconds | counter | 花费在文档存在的 GET 请求上的总时间 |
9 | elasticsearch_indices_get_exists_total | counter | 存在的文件的 GET 请求总数 |
10 | elasticsearch_indices_get_total | counter | GET 请求总次数 |
索引性能指标
ES 写入流程介绍
ES 的任意节点都可以作为协调节点(coordinating node)接受请求,当协调节点接受到请求后进行一系列处理,然后通过_routing 字段找到对应的 primary shard,并将请求转发给 primary shard,primary shard 完成写入后,将写入并发发送给各 replica,raplica 执行写入操作后返回给 primary shard, primary shard 再将请求返回给协调节点。大致流程如下图:


整体写入流程如下图所示:


说明
近实时性-refresh 操作:当一个文档写入 Lucene 后是不能被立即查询到的,ElasticSearch 提供了一个 refresh 操作,会定时调用 Lucene 的 reopen (新版本为 openIfChanged)为内存中新写入的数据生成一个新的 Segment,此时被处理的文档均可以被检索到。refresh 操作的时间间隔由 refresh_interval 参数控制,默认为1s,当然还可以在写入请求中带上 refresh 表示写入后立即 refresh,另外还可以调用 refresh API 显式 refresh。
merge 操作:由于 refresh 默认间隔为1s,因此会产生大量的小 Segment,为此 ES 会运行一个任务检测当前磁盘中的 Segment,对符合条件的 Segment 进行合并操作,减少 Lucene 中的 Segment 个数,提高查询速度,降低负载。不仅如此,merge 过程也是文档删除和更新操作后,旧的 Doc 真正被删除的时候。用户还可以手动调用 _forcemerge API 来主动触发 merge,以减少集群的 Segment 个数和清理已删除或更新的文档。
Translog:当一个文档写入 Lucence 后是存储在内存中的,即使执行了 refresh 操作仍然是在文件系统缓存中,如果此时服务器宕机,那么这部分数据将会丢失。为此 ES 增加了 Translog。
当进行文档写操作时会先将文档写入 Lucene,然后写入一份到 Translog,写入 Translog 是落盘的(如果对可靠性要求不是很高,也可以设置异步落盘,可以提高性能,由配置
index.Translog.durability 和 index.Translog.sync_interval 控制),这样就可以防止服务器宕机后数据的丢失。由于 Translog 是追加写入,因此性能比较好。与传统的分布式系统不同,这里是先写入 Lucene 再写入 Translog,原因是写入 Lucene 可能会失败,为了减少写入失败回滚的复杂度,因此先写入 Lucene。flush 操作:每30分钟或当Translog 达到一定大小(由index.Translog.flush_threshold_size 控制,默认512mb), ES 会触发一次 flush 操作,此时 ES 会先执行 refresh 操作将 buffer 中的数据生成 Segment,然后调用 Lucene 的 commit 方法将所有内存中的 Segment fsync 到磁盘。此时 Lucene 中的数据就完成了持久化,会清空 Translog 中的数据(6.x版本为了实现 sequenceIDs,不删除 Translog)。
相关指标
根据上述流程可知,对于一个写入较为频繁的系统,refresh 和 flush 操作相关的指标较为重要,merge 相关的指标也需要关注,同时整个写入的耗时、搜索文档总数也需要关注,故而需要关注的写入相关指标为:
序号 | 指标 | 类型 | 详情 |
1 | elasticsearch_indices_indexing_index_total | counter | 被索引的文档总数 |
2 | elasticsearch_indices_indexing_index_time_seconds_total | counter | 索引文档花费的总时间 |
3 | elasticsearch_indices_refresh_total | counter | 索引 refresh 的总数 |
4 | elasticsearch_indices_refresh_time_seconds_total | counter | refresh 索引总共话费的时间 |
5 | elasticsearch_indices_flush_total | counter | flush 索引到磁盘的总数 |
6 | elasticsearch_indices_flush_time_seconds | counter | flush 索引到磁盘的总花费时间 |
7 | elasticsearch_indices_merges_total | counter | Total merges(merge 操作总次数) |
8 | elasticsearch_indices_merges_total_time_seconds_total | counter | 索引 merge 操作总花费时间 |
9 | elasticsearch_indices_merges_Docs_total | counter | merge 的文档总数 |
10 | elasticsearch_indices_merges_total_size_bytes_total | counter | merge 的数据量合计 |
11 | elasticsearch_indices_indexing_delete_total | counter | 索引的文件删除总数 |
12 | elasticsearch_indices_indexing_delete_time_seconds_total | counter | 索引的文件删除总时间 |
内存使用和垃圾回收指标
ES 是使用 Java 进行编写,运行在 JVM 之上,故而 ES 会以两种方式使用节点上的全部可用内存:JVM 堆和文件系统缓存(file system cache),因此,在 ES 运行期间,整个 JVM 的垃圾回收持续时间和频率将很值得监控。
相关指标
序号 | 指标 | 类型 | 详情 |
1 | elasticsearch_jvm_gc_collection_seconds_sum | counter | JVM GC 垃圾回收时间 |
2 | elasticsearch_jvm_gc_collection_seconds_count | counter | JVM GC 垃圾搜集数 |
3 | elasticsearch_jvm_memory_committed_bytes | gauge | JVM 最大使用内存限制 |
4 | elasticsearch_jvm_memory_max_bytes | gauge | 配置的最大 JVM 值 |
5 | elasticsearch_jvm_memory_pool_max_bytes | counter | JVM 内存最大池数 |
6 | elasticsearch_jvm_memory_pool_peak_max_bytes | counter | 最大的 JVM 内存峰值 |
7 | elasticsearch_jvm_memory_pool_peak_used_bytes | counter | 池使用的 JVM 内存峰值 |
8 | elasticsearch_jvm_memory_pool_used_bytes | gauge | 目前使用的 JVM 内存池 |
9 | elasticsearch_jvm_memory_used_bytes | gauge | JVM 内存使用量 |
主机级别网络系统指标
主机级别资源及网络使用情况也需要关注。
相关指标
序号 | 指标 | 类型 | 详情 |
1 | elasticsearch_process_cpu_percent | gauge | CPU 使用率 |
2 | elasticsearch_filesystem_data_free_bytes | gauge | 磁盘可用空间 |
3 | elasticsearch_process_open_files_count | gauge | ES 进程打开的文件描述符 |
4 | elasticsearch_transport_rx_packets_total | counter | ES 节点之间网络入流量 |
5 | elasticsearch_transport_tx_packets_total | counter | ES 节点之间网络出流量 |
集群健康和节点可用性指标
ES 是按集群部署的,需要关注集群相关指标。
相关指标
序号 | 指标 | 类型 | 详情 |
1 | elasticsearch_cluster_health_status | gauge | 集群状态,green( 所有的主分片和副本分片都正常运行)、yellow(所有的主分片都正常运行,但不是所有的副本分片都正常运行)red(有主分片没能正常运行),值为1的即为对应状态。 |
2 | elasticsearch_cluster_health_number_of_data_nodes | gauge | node 节点的数量 |
3 | elasticsearch_cluster_health_number_of_in_flight_fetch | gauge | 正在进行的碎片信息请求的数量 |
4 | elasticsearch_cluster_health_number_of_nodes | gauge | 集群内所有的节点 |
5 | elasticsearch_cluster_health_number_of_pending_tasks | gauge | 尚未执行的集群级别更改 |
6 | elasticsearch_cluster_health_initializing_shards | gauge | 正在初始化的分片数 |
7 | elasticsearch_cluster_health_unassigned_shards | gauge | 未分配分片数 |
8 | elasticsearch_cluster_health_active_primary_shards | gauge | 活跃的主分片总数 |
9 | elasticsearch_cluster_health_active_shards | gauge | 活跃的分片总数(包括复制分片) |
10 | elasticsearch_cluster_health_relocating_shards | gauge | 当前节点正在迁移到其他节点的分片数量,通常为0,集群中有节点新加入或者退出时该值会增加。 |
11 | elasticsearch_breakers_tripped | counter | 熔断发生次数 |
12 | elasticsearch_breakers_limit_size_bytes | gauge | 熔断内存限制大小 |
13 | elasticsearch_breakers_estimated_size_bytes | gauge | 熔断器内存大小 |
资源饱和度和错误
ElasticSearch 节点使用线程池来管理线程如何消耗内存和 CPU,所以需要监控线程相关的指标。
相关指标
序号 | 指标 | 类型 | 详情 |
1 | elasticsearch_thread_pool_completed_count | gauge | 线程池操作完成线程数 |
2 | elasticsearch_thread_pool_active_count | gauge | 线程池活跃线程数 |
3 | elasticsearch_thread_pool_largest_count | gauge | 线程池最大线程数 |
4 | elasticsearch_thread_pool_queue_count | gauge | 线程池中的排队线程数 |
5 | elasticsearch_thread_pool_active_count | gauge | 线程池的被拒绝线程数 |
6 | elasticsearch_indices_fielddata_memory_size_bytes | gauge | fielddata 缓存的大小(字节) |
7 | elasticsearch_indices_fielddata_evictions | gauge | 来自 fielddata 缓存的驱逐次数 |
监控大盘
Prometheus 监控服务提供了开箱即用的 Grafana 监控大盘,根据预设大盘可以直接监控 ES 集群各类重要指标状态,能够进行问题的快速定位。本文集群大盘使用了腾讯云 ES 作为数据源,腾讯云 Elasticsearch Service(ES)是云端全托管海量数据检索分析服务,拥有高性能自研内核,集成X-Pack。ES 支持通过自治索引、存算分离、集群巡检等特性轻松管理集群,也支持免运维、自动弹性、按需使用的 Serverless 模式。使用 ES 您可以高效构建信息检索、日志分析、运维监控等服务,它独特的向量检索还可助您构建基于语义、图像的 AI 深度应用。
集群大盘
集群大盘提供了集群相关的监控信息,包括了集群节点、分片、资源利用率、熔断、线程池等监控信息。
集群概要
该监控提供集群概览信息,可大致概览集群状况,可以看出集群健康状况、节点数、数据节点、熔断器熔断次数、利用率、集群 pending 任务数、ES 进程打开的文件描述符等信息。集群健康监控 red 为1,green 时为5,yellow 为23。
分片监控(Shards)
分片监控提供集群中的主节点数、副本节点数,同时提供正在初始化的、正在迁移的、延迟分配的、未分配的分片信息。
熔断监控(Breakers)
该监控提供各类熔断器熔断的次数,以及熔断内存使用量。可以通过该监控去排查熔断发生的熔断器类别、熔断限制、熔断发生时的内存使用量以及是哪个节点发生的熔断。
Tripped for breakers:分析各类型的熔断器熔断的次数;
Estimated size in bytes of breaker:分析给类型熔断器熔断内存使用量。
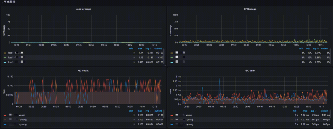
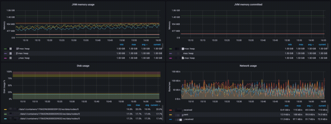
节点监控


Load average:分析各节点的短期平均负载;
CPU usage:分析 CPU 使用率;
GC count:分析 JVM GC 运行次数;
GC time:分析 JVM GC 运行时间。
节点监控提供了各节点的短期平均负载、CPU 使用情况、JVM GC 运行相关数据、数据存储使用情况、网络使用情况等。可以通过该监控发现并快速定位节点资源问题。


JVM memory usage:分析 JVM 内存使用量、内存最大限制以及池内存使用峰值;
JVM memory committed:分析各区域提交内存使用量;
Disk usage:分析数据存储使用情况;
Network usage:分析网络使用情况,包括发送和接收。
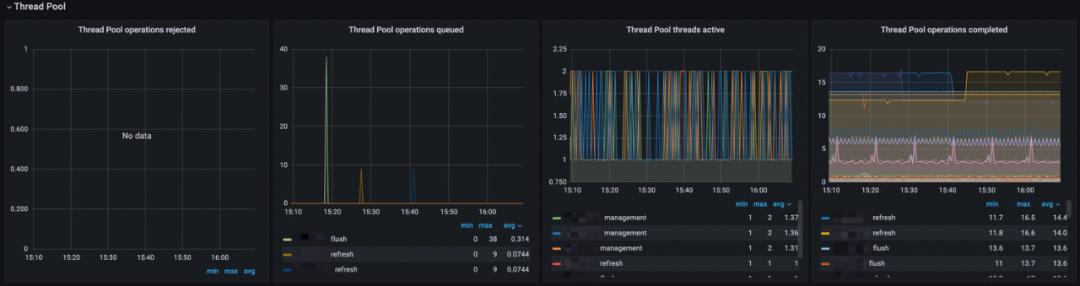
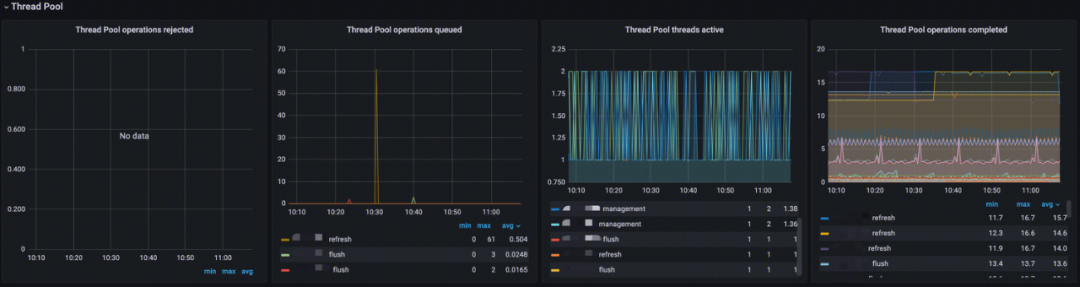
线程池监控(Thread Pool)


Thread Pool operations rejected:分析线程池中各类型操作拒绝率;
Thread Pool operations queued:分析线程池中各类型线程排队数;
Thread Pool threads active:分析线程池中各类型活跃线程数;
Thread Pool operations completed:分析线程池中各类型线程完成数。
索引大盘
Translog


该监控提供 Translog 相关指标
Total Translog Operations:分析 Translog 操作总数;
Total Translog size in bytes:查看 Translog 内存使用趋势,分析性能是否影响写入性能。
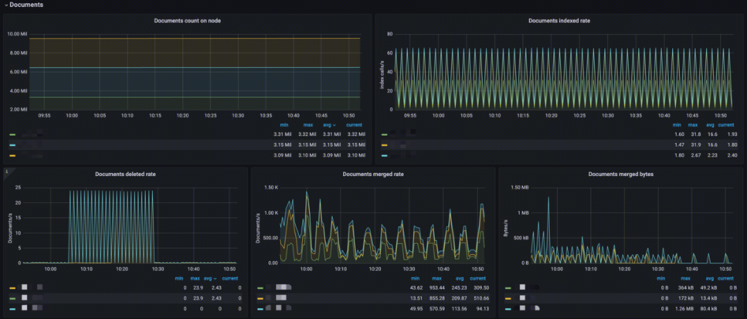
文档(Documents)


Documents count on node:分析节点 Index 文档数,看索引是否过大;
Documents indexed rate:分析 Index 索引速率;
Documents deleted rate:分析 Index 文档删除速率;
Documents merged rate:分析索引文档 merge 速率;
Documents merged bytes:分析 Index merge 内存大小。
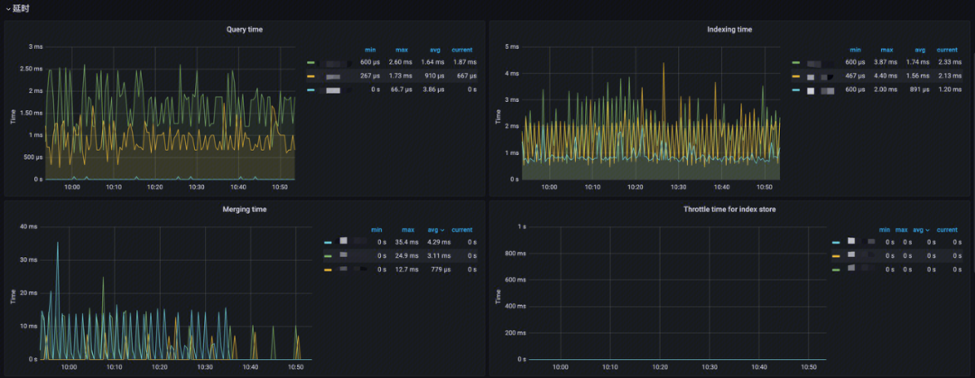
延时


Query time:分析 Index 查询耗时;
Indexing time:分析索引文档耗时;
Merging time:分析索引 merge 操作耗时;
Throttle time for index store:Index 写入限制时间,分析 merge 与写入的合理性。
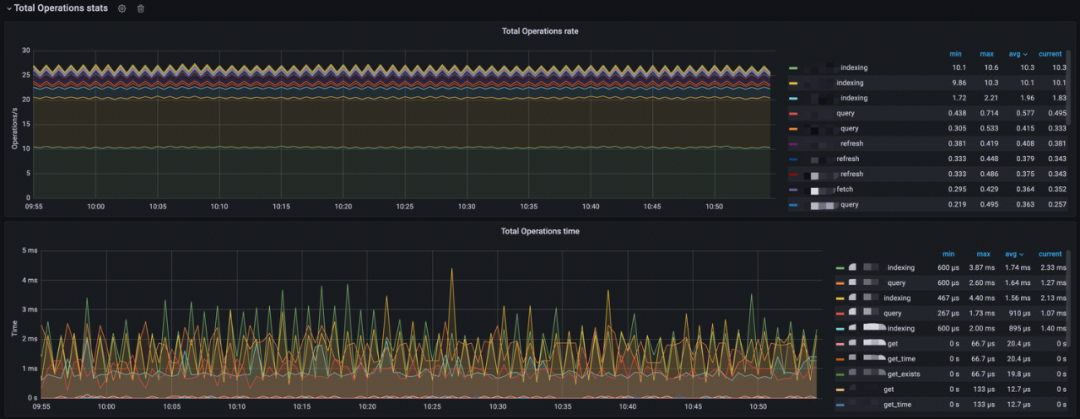
索引操作次数及耗时(Total Operation stats)


Total Operations rate:分析 Index 索引操作速率、查询速率、查询 fetch 速率,merge 速率、refresh 速率、flush 速率、GET 存在的速率、GET 不存在的速率、GET操作速率、Index 删除速率;
Total Operations time:分析 Index 索引操作耗时、查询耗时、查询 fetch 耗时,merge 耗时、refresh 耗时、flush 耗时、GET 存在的耗时、GET 不存在的耗时、GET操作耗时、Index 删除耗时。
线程池(Thread Pool)


Thread Pool operations rejected:分析线程池中各类型操作拒绝率;
Thread Pool operations queued:分析线程池中各类型线程排队数;
Thread Pool threads active:分析线程池中各类型活跃线程数;
Thread Pool operations completed:分析线程池中各类型线程完成数。
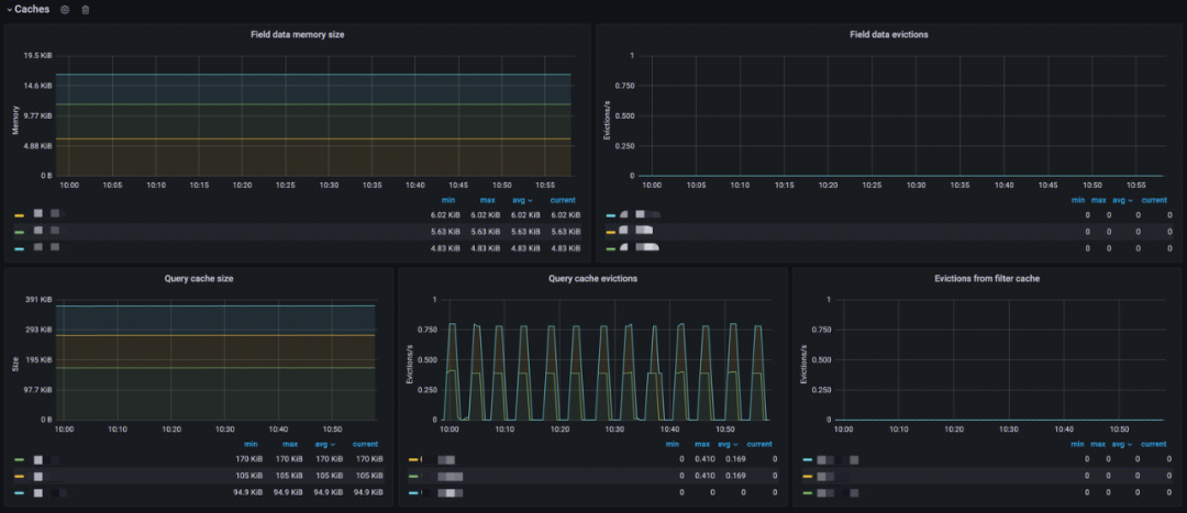
缓存(Caches)


Field data memory size:分析 Fielddata 缓存大小;
Field data evictions:分析 Fielddata 缓存达到驱逐限制后驱逐的数据的速率;
Query cache size:分析查询缓存大小;
Query cache evictions:分析 Query 缓存达到驱逐限制后驱逐的数据的速率;
Evictions from filter cache:分析过滤查询达到驱逐限制后驱逐的数据的速率。
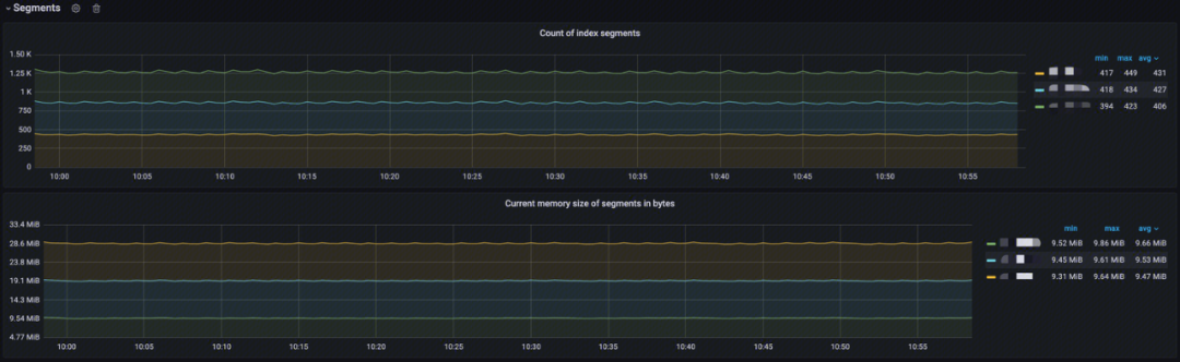
段(Segments)


Documents count on node:分析节点上的索引 Segment 计数;
Current memory size of Segments in bytes:分析当前索引 Segment 内存大小。
典型问题场景
ElasticSearch 查询性能差
ElasticSearch 查询性能变差的原因有很多,需要通过监控指标判断具体症状,然后根据症状进行相应处理。
非活动状态下资源利用率也很高
每个分片都消耗资源(CPU/内存)。即使没有索引/搜索请求,分片的存在也会产生集群开销。
原因:集群中分片太多,以至于任何查询的执行速度看起来都很慢;
排查方法:检查集群大盘中的分片监控,查看分片是否过多;
解决方案:减少分片计数,实施冻结索引和/或添加附加节点来实现负载平衡。考虑结合使用 ElasticSearch 中的热/温架构(非常适合基于时间的索引)以及滚动/收缩功能,以高效管理分片计数。要想顺利完成部署,最好先执行适当的容量计划,以帮助确定适合每个搜索用例的最佳分片数。
线程池存在大量的“rejected”
线程池中存在大量拒绝,从而导致查询不能被正常执行。
原因:查询面向的分片太多,超过了集群中的核心数。这会在搜索线程池中造成排队任务,从而导致搜索拒绝。另一个常见原因是磁盘 I/O 速度慢,导致搜索排队或在某些情况下 CPU 完全饱和;
排查方法:查看集群大盘线程池监控中的拒绝率监控,判断是否有大量拒绝;
解决方案:创建索引时采用1个主分片:1个副本分片 (1P:1R) 模型。使用索引模板是一个在创建索引时部署此设置的好方法。(ElasticSearch 7.0 或更高版本将默认 1P:1R)。ElasticSearch 5.1 或更高版本支持搜索任务取消,这对于取消任务管理 API 中出现的慢查询任务非常有用。
高 CPU 使用率和索引延迟
指标相关性表明,当集群不堪重负时,CPU 使用率和索引延迟都会很高。
原因:集群索引量大会影响搜索性能。
排查方法:查看索引大盘节点监控中的 CPU 使用率、JVM CPU 使用率监控查看 CPU 利用率,然后通过延时告警中的索引耗时面板查看索引延迟状况;
解决方案:提高 refresh 间隔 index.refresh_ interval 至30s,通常有助于提高索引性能。这可以确保分片不必因为每1秒默认创建一个新分段而造成工作负载增大。
副本分片增加后延迟增大
在副本分片计数增加(例如,从1增加到2)后,可以观察到查询延迟。如果存在较多的数据,那么缓存的数据将很快被逐出,从而导致操作系统页面错误增加。
原因:文件系统缓存没有足够的内存来缓存索引中经常查询的部分。ElasticSearch 的查询缓存实现了 LRU 逐出策略:当缓存变满时,将逐出最近使用最少的数据,以便为新数据让路。
排查方法:在分片有增加时,查看索引大盘延时中的查询耗时监控,观察查询延迟是否增大,若有增大,查看索引大盘缓存面板中的查询缓存及查询缓存驱逐监控,缓存变高,驱逐量增大,就是该问题;
解决方案:为文件系统缓存留出至少50%的物理 RAM。内存越多,缓存的空间就越大,尤其是当集群遇到 I/O 问题时。假设堆大小已正确配置,任何剩余的可用于文件系统缓存的物理 RAM 都会大大提高搜索性能。除了文件系统缓存,ElasticSearch 还使用查询缓存和请求缓存来提高搜索速度。所有这些缓存都可以使用搜索请求首选项进行优化,以便每次都将某些搜索请求路由到同一组分片,而不是在不同的可用副本之间进行交替。这将更好地利用请求缓存、节点查询缓存和文件系统缓存。
共享资源时利用率高
操作系统显示出持续的高 CPU/磁盘 I/O 利用率。停止第三方应用程序后,可以看到性能会提高。
原因:其他进程(例如 Logstash)和 ElasticSearch 本身之间存在资源(CPU 和/或磁盘 I/O)争用。
排查方法:查看集群大盘节点监控面板中的 CPU、磁盘、网络等利用率监控,发现持续居高,此时停止第三方应用,就会发现 CPU、磁盘、网络等利用率下降,同时性能提高;
解决方案:避免在共享硬件上与其他资源密集型应用程序一起运行 ElasticSearch。
ElasticSearch 索引性能差
ElasticSearch 索引性能变差的原因同样有很多,具体情况具体分析。
硬件资源不足
硬件资源是一切的基础,其性能决定着运行在其上的集群的性能上限。
原因:硬盘速度慢、CPU 负载高、内存不足等会导致写入性能下降;
排查方法:查看集群大盘节点监控面板中的 CPU、磁盘、网络等利用率监控,各指标持续居高;
解决方案:升级硬件、增加节点或者使用更快的存储设备。
索引设置不当
索引的分片、副本数及刷新时间间隔等均会影响索引性能。
原因:不合理的索引设置,如过多的分片数、不合理的副本数、不适当的刷新间隔等会影响写入性能。分片越多会导致写入变慢,多副本会极大的影响写入吞吐,刷新操作属于代价很高的操作,过于频繁的刷新操作会影响集群整体性能;
排查方法:查看集群大盘中的分片大盘,查看分片数、副本数是否过多,判断其合理性。
解决方案:优化索引设置,调整分片和副本数量,增大刷新间隔等。
索引压力过大
集群的写入能力存在其上限,写入速度不能超过特定限制。
原因:大量的写入请求超过了集群的处理能力,导致写入性能下降;
排查方法:查看索引大盘中的 Total Operations rate 查看各类型索引操作速率,通过 Total Operations time 查看各类型索引操作耗时来综合判断写入能力是否达到上限;
解决方案:通过水平扩展增加节点、优化写入请求分发策略、使用异步写入等方式缓解写入压力。
索引数据过大
索引应该有数据上限,超过一定数量就会导致性能的大幅度下降。
原因:索引过大会导致写入性能下降,特别是在硬盘空间不足的情况下;
排查方法:查看索引大盘文档监控查看文档总数、文档索引速率、文档删除速率。若文档删除速率为0,则说明索引生命管理周期有问题,存在生命管理周期的情况下文档数和索引速率还是居高,则为考虑索引其他问题;
解决方案:定期对索引进行优化、使用索引生命周期管理功能、或者将数据分散到多个索引中。
索引数据热点
实际使用中经常会出现,某些特定的业务使用较大,相应的索引负担就比较大了。
原因:部分热点数据集中写入会造成部分节点负载过重,而其他节点负载较轻;
排查方法:查看集群大盘中的节点监控,查看是否部分节点各类负载较高,其余节点较低;
解决方案:重新分片、使用索引别名进行数据迁移、或者调整数据写入策略。
共享资源时利用率高
监控系统搭建
自建 Prometheus 的痛点
1. 自建需要安装并配置 Prometheus、Grafana、AlertManager 、Exporter 等,过程复杂,周期冗长;
2. 配置复杂,需要配置 Exporter 和服务发现等来监控 ElasticSearch 集群;
3. 开源 Grafana 大盘缺少结合 ElasticSearch 原理/特征和最佳实践进行深入优化;
4. 告警配置复杂,且告警系统需要自主搭建,提高复杂度;
5. 需要定期更新和维护 Prometheus 及其相关组件,以确保其正常运行和监控效果。
腾讯云 Prometheus 监控接入
自建与腾讯云 Prometheus 监控对比
对比类型 | 自建 Prometheus | 腾讯云 Prometheus 监控 |
成本 | 需自行配置和部署 Prometheus 及相关组件,采集组件需要自行扩缩容,运维成本高 | 开箱即用的 Prometheus+Grafana+告警中心一体化平台,全托管,免运维 |
服务发现 | 自行配置,维护成本高 | 图形界面可直接选择需要上报的指标,大大降低维护复杂度 |
Grafana 大盘 | 开源大盘信息较少,无法有效排查问题 | 专业的 ElasticSearch 监控大盘,方便用户快速定位问题及性能优化 |
告警 | 需要用户自行部署告警相关内容,且配置较为复杂 | 提供告警平台,同时提供清晰界面进行告警配置,简化操作 |