成本分析是成本管理体系的基础功能,协助您灵活高效的分析账单数据,清晰透明地了解您的上云成本。同时,腾讯云推出成本管理 AI 功能,成本管理 AI 以成本分析 AI 筛选为起点,以技术革新释放每一分云资源价值,让云财务管理更简单,更智能。
功能介绍
时间窗
成本分析时间窗支持固定时间窗与可变时间窗两种模式,在颗粒度上支持小时级、日级、月级。
固定时间窗:可在日历中直接单击开始与结束日期。

可变时间窗:在日历上方单击浮动时间范围,该功能主要用于成本报告,以实现报告的自动更新。
日级支持近7天、14天、30天、当月至今、当月、+7天、+14天、+30天。
月级支持近3个月、6个月、12个月、当年至今、当年、+3个月、+6个月、+12个月。

说明:
小时级最多支持30天,日级最多支持历史6个月,月级最多支持历史12个月。
数据更新时效说明
费用账单口径
成本分析按日、按月级数据更新时效为:费用账单明细数据更新后 + 2小时(除分类维度为“资源 ID”时是 T+2天更新),最迟为明细更新后 + 4小时(由于任务跑完需要时间,但时间最长不超过2小时)。且当月数据不包含未出账的后付费数据。
成本分析按小时级数据更新时效为:费用账单明细数据更新后 T+2天;例如:11月21日的数据,在11月23日12:00后可以查看。
消耗账单口径
成本分析按小时、按日、按月级数据更新时效都为 T+2天; 例如:11月21日的数据,在11月23日12:00后可以查看。
说明:
每月2号12:00后可在成本分析查看上月完整的费用数据。
分类维度
分类维度主要用于对指定范围内的成本进行分类聚合,体现成本在该维度下的分布情况,支持集团账号下多账号成本筛选、分类、聚合及分析。
目前成本分析支持一维分类(即视图中体现为分类维度和日期的二维图表)
目前支持维度:费用类型、账单类型、产品、子产品、组件类型、组件名称、资源 ID、地域、可用区、交易类型、计费模式、标签、项目、支付者账号、使用者账号、分账单元。

图表类型
成本分析图表:支持堆积图、折线图、条形图三种类型可视化方式,且支持全屏展示。

表格数据
成本明细数据支持翻页查询与下载,如需下载数据,单击下载即可。

说明:
设置按钮支持设置表格行高、底纹、以及图表小数位数(支持两位、八位)。
按需勾选增长率后,单击下载。下载的数据包括费用分析和费用预测、分类维度计算增长率两个 sheet。
高级筛选
高级筛选用作进一步圈定目标成本范围,锁定关键成本。
高级筛选支持:环比增长率、同比增长率、费用类型、账单类型、产品、子产品、组件类型、组件名称、资源 ID、地域、可用区、计费模式、交易类型/消耗类型、标签、项目、支付者账号、使用者账号、分账单元。高级筛选支持多个维度复合多选,支持排除选择。

说明:
成本分析界面默认仅展示登录账号的成本。可在高级筛选中勾选其他想新增的“支付者账号”和“使用者账号”。
环比/同比增长率
在成本分析右侧高级筛选窗口勾选环比增长率/同比增长率后,将在成本分析数据中展示环比率/同比率数据信息。
环比:是与上一个相邻统计周期相比较,表明统计指标逐期的发展变化,环比侧重反映数据的短期变化。用环比增长速度反映指标变化时,时效性强,比较灵敏。
同比:是以上年同期为基期相比较,即本期某一时间段与上年某一时间段相比,可以理解为今年第n月与去年第n月的比较。同比相对于环比,侧重反映长期趋势,能够一定程度上克服季节性波动的影响。
对于同一个领域,当既要考虑历史发展趋势,又要考虑短期变化时,则建议您把同比与环比放在一起进行对照分析。
计算公式为:
环比率 =(当期的成本数据 - 上一期的成本数据)/ 上一期的成本数据 * 100%
同比率 =(当期的成本数据 - 同期的成本数据)/ 同期的成本数据 *100%
针对不同时间粒度环比/同比计算详细说明:
时间粒度 | 环比 | 同比 |
按月 | 本月累计与上月相比 | 计算年同比指标:本月累计与去年同期相比 |
按日 | 与上一天相比 | 计算月同比指标:与上月同一天相比,在日同比中,若本日金额找不到上月同一日,例如,5月31日找不到4月31日数据,则根据就近原则获取,与4月30日数据比较 |
按小时 | 与上一小时相比 | 计算日同比指标:与上一天的同一小时相比 |
注意:
如果上一期不存在或为0,则同比率和环比率展示为-,计算结果保留两位小数,如88.88%。
费用类型与账单类型
费用类型与账单口径并入标准分析维度,支持分类汇总查询与高级筛选。
费用类型:默认显示总费用(即优惠后总价),分类汇总中可拆分至现金、优惠券、赠送金等支付类型。可切换至原价,数据将体现原价账单,分类汇总中可比较原价与总费用差异。
说明:
在原价费用口径下,退款条目对应的原价金额将会取折后实际的退款金额。
账单类型:可切换选择费用账单和消耗账单(需要先开通消耗账单),在分类汇总中可同屏对比两者。
默认组合是总费用 + 费用账单,适用于常规的成本分析场景。有摊销视角诉求时可切换为消耗账单,希望只分析现金流的支出情况时可切换为现金支付,以及其他特殊诉求
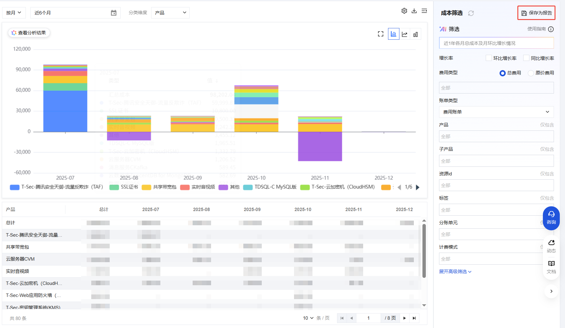
成本分析 AI 筛选是通过智能算法和 AI 技术打造智能语义解析引擎。用户通过自然语言描述成本分析诉求,AI 将智能匹配成本筛选条件,生成可视化数据洞察视图,实现“所想即所得”的交互体验,大幅降低数据查询与分析成本。同时支持一键保存分析路径,生成标准化成本报告模板,实现从临时查询到体系化监控的无缝衔接。让用户轻松开启云财务管理,有效提升企业云财务管理效率和体验。
操作步骤
1. 登录费用中心 > 成本分析 页面,在成本筛选 > AI 筛选下方的输入框中,输入您的成本分析需求(例如:"近1年各月总成本"),单击搜索。

2. AI 将为您提供如下内容:
精准筛选:自动匹配符合条件的数据结果。
智能汇总:生成关键指标的统计摘要(如总额、分类维度、时间范围)。
可视化呈现:通过图表(柱状图、趋势图等)直观展示分析结论。

精准输入说明:
专属信息筛选:项目、支付者账号、使用者账号、分账单元为您的专属或自定义字段,筛选时需精确输入。例如:上月使用者账号=100005678 的总费用是多少?Q2 项目=“营销活动”的支出明细?
标签筛选(键值对):标签以 “键=值” 形式存储,输入时需同时指定键和值。
单键多值:不支持多键,每次仅能按一个标签键筛选;同一标签键可匹配多个值(例如:部门=“运营部,市场部”)。
例如:上个月标签键=“部门”、值=“运营部” 的支出是多少?本季度标签键=“项目类型”、值=“研发,测试” 的成本费用是多少?
若您的查询未指定以下维度条件,系统将按照以下默认规则展示数据:
时间范围:近6个月(滚动周期)
统计粒度:按月维度汇总。
数据口径:费用账单口径。
费用类型:总费用。
分析视角:按产品维度分类统计 。
3. 您可对筛选结果执行以下操作:数据复制、反馈评价(点赞和点踩)。
4. 保存报告:如需要,您可单击成本筛选右上方的保存为报告,将 AI 智能筛选结果保存为正式报告,便于后续查阅与分享。

AI 分析
AI 成本分析以 FinOps 为核心,由 AI 智能识别成本波动规律(总成本、成本趋势、成本驱动因素及成本集中度等维度),定位核心消耗场景,输出结构化文字总结,实现从基础数据查询到深度洞察决策的效能升级。
操作指引

腾讯云 AI 分析维度为:总成本、成本趋势、成本驱动因素、成本集中度等维度。
您还可通过腾讯云 AI 分析结果页面进行如下快捷操作:
一键创建预算:根据筛选条件快速生成预算,实时监控成本异常。
异常检测:单击查看系统识别的成本波动异常点及根因建议。

成本报告
成本报告功能,可以将成本分析的结果保存为报告,方便后续查阅与分享。报告可在成本分析界面中保存,支持保存为多成员报告,也支持二次编辑或删除。

报告将保存分析路径中设置的所有参数,若时间参数为可变时间窗,则成本报告将自动更新。
腾讯云为客户预设三个默认报告,分别为:日度产品级成本趋势、日度总成本趋势、月度产品级成本趋势。可在 成本报告 页面查看,不支持修改删除。

费用预测
费用预测功能是基于您在腾讯云上的历史消耗情况,运用人工智能技术和机器学习算法对您未来的云上消耗费用进行预测。满足您对未来即将发生的成本费用预测需要,帮助您提前了解和管理云上成本。
功能说明
前提条件:用户历史60天日消耗账单均 > 1元,否则将无足够数据进行预测。
账单口径:支持费用账单和消耗账单两种口径,默认费用账单。
数据口径:费用预测仅支持总费用预测和展示。
时间粒度:费用预测支持按日级和按月级时间粒度,不支持小时级时间粒度。
分类维度:费用预测仅支持总计维度,不支持按其他分类维度筛选展示。
时间范围:最远支持预测未来12个月的费用。
注意:
成本分析下的预测数据仅供参考,支持查看最长24个月的数据。
操作步骤
您可以登录 腾讯云费用中心,在左侧菜单栏单击成本管理 > 成本分析 进入成本分析页面,当您选择的起始日期或结束日期大于当日/月,则会出现费用预测,当月费用预测值的折线图和柱状图实际费用为实线,预测费用为虚线。
