实时监控可以帮助您观察服务器的运行指标,随时获取机器健康状态。
您可在 OrcaTerm 界面中查看实例实时监控数据,目前监控数据的刷新粒度为2s。
说明:
启动实时监控功能需安装相应的增强功能脚本。
操作步骤
2. 您可选择以下任一方案安装监控增强脚本。
1. 登录服务器后,在会话窗口下方单击服务器状态图标(电脑图标)并单击增强功能-服务器状态。

2. 在安装增强功能弹窗中勾选服务器状态功能后,单击下一步。

3. 单击确认安装。

1. 在终端内任意位置单击鼠标右键,在功能菜单中选择增强功能 > 安装,安装 OrcaTerm 增强功能。

2. 在安装增强功能弹窗中勾选服务器状态功能后,单击下一步。

3. 单击确认安装。

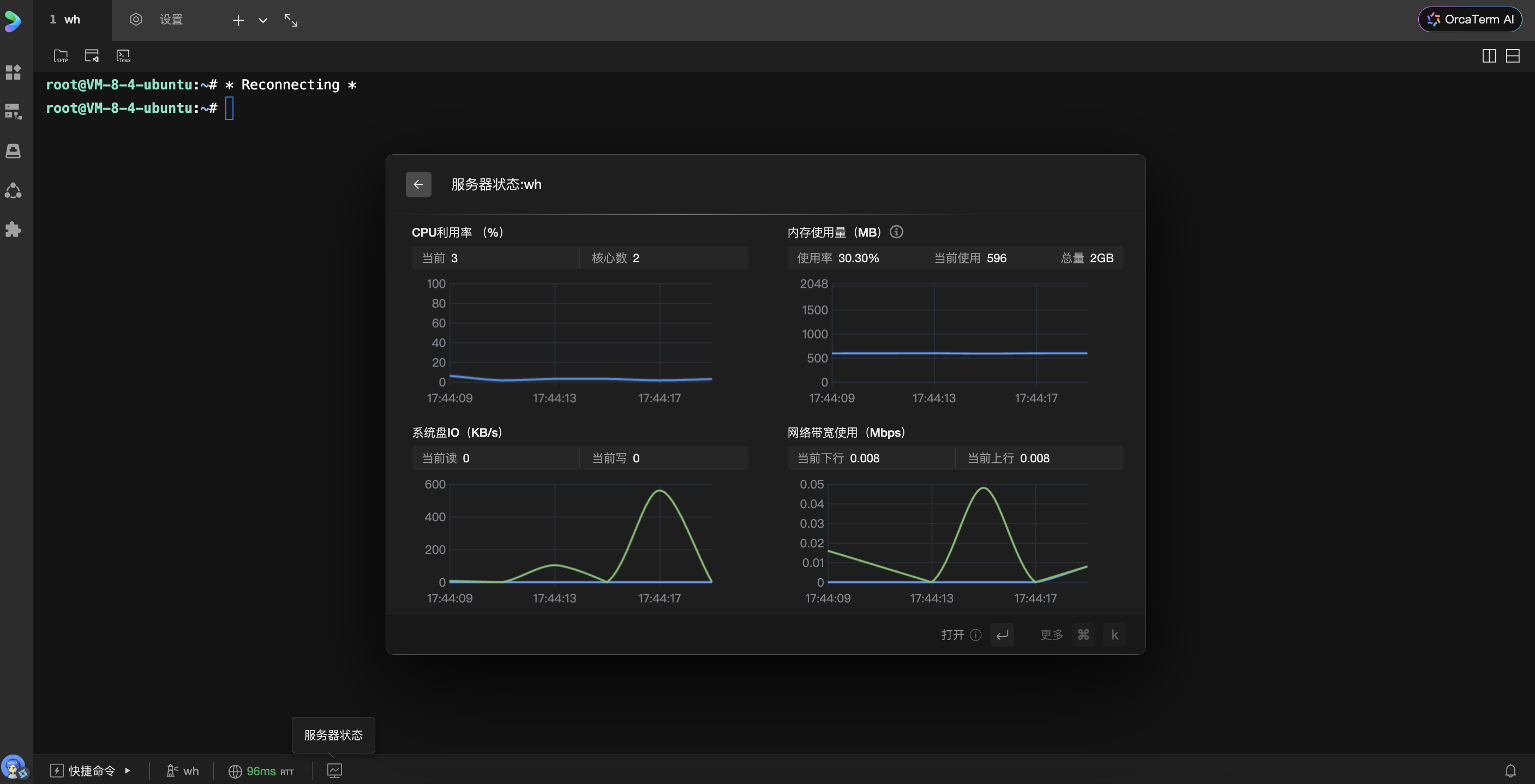
3. 查看监控数据。
安装成功后,在会话窗口底部状态栏单击服务器状态图标,即可查看当前服务器的 CPU、内存、磁盘 I/O、网络等资源使用详情及历史趋势图。
