Portainer是一个开源的容器管理平台,它为用户提供了一个直观且易于使用的图形用户界面(GUI),用于管理和监控容器化应用。以下是Portainer的一些主要功能:
总而言之,Portainer是一个功能强大的容器管理平台,使得容器化应用的管理和监控变得更加简单和可视化。无论是在个人开发环境中还是生产环境中,Portainer都提供了便捷的工具来管理和操作容器化应用。
直接用汉化版镜像
docker pull 6053537/portainer-ce 
docker volume create portainer_data
docker run -d --name portainer -p 9000:9000 --restart=always -v /var/run/docker.sock:/var/run/docker.sock -v portainer_data:/data 6053537/portainer-ce
docker ps -a
这里查询到容器id是:0023a6c9c538
使用容器id获取容器信息
docker inspect 0023a6c9c538在详细信息中找到Mounts中的Source地址

这里查询到Source地址为:/var/lib/docker/volumes/portainer_data/_data 进入该文件夹下
cd /var/lib/docker/volumes/portainer_data/_datadocker stop 0023a6c9c538
docker run --rm -v /var/lib/docker/volumes/portainer_data/_data:/data portainer/helper-reset-password
输出内容中login后面的为密码,这里获取到的是:h6Lq$EQ7a1A(9y48=-F}u!ftw*i5mI)2
docker start 0023a6c9c538
登录地址:ip:9000 用户名为:admin 密码:上面复制的密码(h6Lq$EQ7a1A(9y48=-F}u!ftw*i5mI)2)
http://192.168.0.42:9000/
登录成功页面如下:

进入用户管理页面

输入旧密码和新密码 注意:新密码必须超过12个字符

修改密码后重新登录即可
进入本地容器管理页面local

可以查看容器环境信息、堆栈、容器、镜像、挂载、网络

点击查看容器列表

进入容器中

这里可以对容器进行各种操作,比如:停止、重启、暂停、删除等

往下滑可以查看容器的信息,如:端口配置、环境变量、标签、重启策略、挂载卷、网络等,并可以对重启策略进行修改

端口配置

环境变量

标签

重启策略修改

挂载卷

网络

网络设置这里,可以加入一个网络或者离开网络,根据实际需求进行配置。
可以通过控制台在该容器上执行命令

直接点击连接

执行要操作的命令

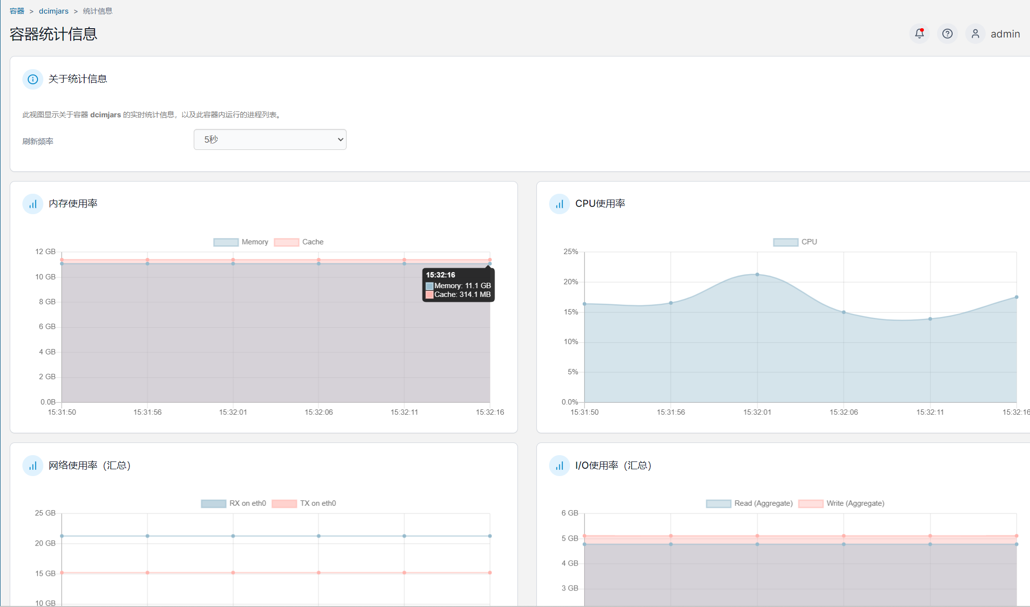
查看该容器的统计信息,如内存使用率、CPU使用率、网络使用率、磁盘I/O使用率、进程等

该容器运行的进程情况

点击左侧导航窗格中的网络,可以添加和删除网络。

容器的网络配置在具体的容器详细信息页面进行修改。
点击左侧导航窗格中的卷,可以添加和删除卷。

点进去可以查看详细的信息,如挂载点、容器名称等。

这里的卷指的是与宿主机的挂载。
这里可以看到docker的所有事件

这里可以查看主机的一些基本信息

可以对宿主机进行设置

这里可以查看所有的镜像

以dcimjar为例,可以查看镜像的详细信息,并且有导入导出的功能

